Concepts
This page explains the main concepts in QMonitor. Understanding these terms will help you set up and use QMonitor successfully.
Organization
An organization is a container for monitored SQL Server instances and the users who manage them.
graph TB
OrgA["<br>Organization A<br><br>"]
Owner["Owner User<br>👤<br>(Full Access)"]
User1["Regular User<br>👤<br>(View Only)"]
User2["Regular User<br>👤<br>(View Only)"]
spacer1[" "]:::spacer
spacer2[" "]:::spacer
Agent1["Agent<br>Data Center 1"]
Agent2["Agent<br>Data Center 2"]
Instance1["SQL Server<br>Instance 1"]
Instance2["SQL Server<br>Instance 2"]
Instance3["SQL Server<br>Instance 3"]
Instance4["SQL Server<br>Instance 4"]
OrgA --> Owner
OrgA --> User1
OrgA --> User2
OrgA ~~~ spacer1
spacer1 ~~~ spacer2
OrgA --> Agent1
OrgA --> Agent2
Agent1 --> Instance1
Agent1 --> Instance2
Agent2 --> Instance3
Agent2 --> Instance4
style OrgA fill:#4A90E2,stroke:#2E5C8A,stroke-width:3px,color:#fff
style Owner fill:#52C41A,stroke:#389E0D,stroke-width:2px,color:#fff
style User1 fill:#1890FF,stroke:#096DD9,stroke-width:2px,color:#fff
style User2 fill:#1890FF,stroke:#096DD9,stroke-width:2px,color:#fff
style Agent1 fill:#FA8C16,stroke:#D46B08,stroke-width:2px,color:#fff
style Agent2 fill:#FA8C16,stroke:#D46B08,stroke-width:2px,color:#fff
style Instance1 fill:#722ED1,stroke:#531DAB,stroke-width:2px,color:#fff
style Instance2 fill:#722ED1,stroke:#531DAB,stroke-width:2px,color:#fff
style Instance3 fill:#722ED1,stroke:#531DAB,stroke-width:2px,color:#fff
style Instance4 fill:#722ED1,stroke:#531DAB,stroke-width:2px,color:#fff
classDef spacer fill:#fff,stroke:#fff- When you first sign up for QMonitor, you are not part of any organization
- You can create a new organization or join an existing one
- The user who creates an organization becomes its owner
- Owners can invite users and manage all organization settings
- Regular users can only view data (they cannot change settings)
- Users can belong to multiple organizations with different roles
- All users in an organization can access data from all SQL Server instances registered in that organization
- If you have different teams working on different sets of instances, create separate organizations for each team
User
A User is a registered account identified by an email address. Users can join multiple organizations and have different roles in each organization.
graph LR
User["👤<br><br>User<br>[email protected]<br><br>"]
OrgA["<br>Organization A<br><br>"]
OrgB["<br>Organization B<br><br>"]
OrgC["<br>Organization C<br><br>"]
RoleA["Role: Owner<br>(Full Access)"]
RoleB["Role: Regular User<br>(View Only)"]
RoleC["Role: Regular User<br>(View Only)"]
User --> OrgA
User --> OrgB
User --> OrgC
OrgA --> RoleA
OrgB --> RoleB
OrgC --> RoleC
style User fill:#FA541C,stroke:#D4380D,stroke-width:3px,color:#fff
style OrgA fill:#4A90E2,stroke:#2E5C8A,stroke-width:3px,color:#fff
style OrgB fill:#4A90E2,stroke:#2E5C8A,stroke-width:3px,color:#fff
style OrgC fill:#4A90E2,stroke:#2E5C8A,stroke-width:3px,color:#fff
style RoleA fill:#52C41A,stroke:#389E0D,stroke-width:2px,color:#fff
style RoleB fill:#1890FF,stroke:#096DD9,stroke-width:2px,color:#fff
style RoleC fill:#1890FF,stroke:#096DD9,stroke-width:2px,color:#fffInstance
An Instance represents a SQL Server instance registered in an organization. QMonitor connects to the Instance using the connection string you provide. The connection string includes the authentication method. See the Authentication section for supported methods.
Agent
An Agent is a service that collects metrics from SQL Server instances.
- The Agent is installed as a service on a computer in your network
- The Agent connects to SQL Server instances assigned to it
- If you have multiple data centers, create separate Agents for each location
- Each Agent monitors the instances in its data center
This structure keeps monitoring traffic local and improves reliability.
Monitoring Concepts
QMonitor continuously collects and displays performance data from your SQL Server instances. Understanding these monitoring concepts will help you interpret the data and respond to problems effectively.
Dashboard
A Dashboard is a customizable view that displays metrics from one or more SQL Server instances in real-time.
- Each organization has a set of standard Dashboards
- Dashboards contain widgets that visualize different metrics
- Dashboards update automatically as new data arrives
- All users in an organization can view Dashboards
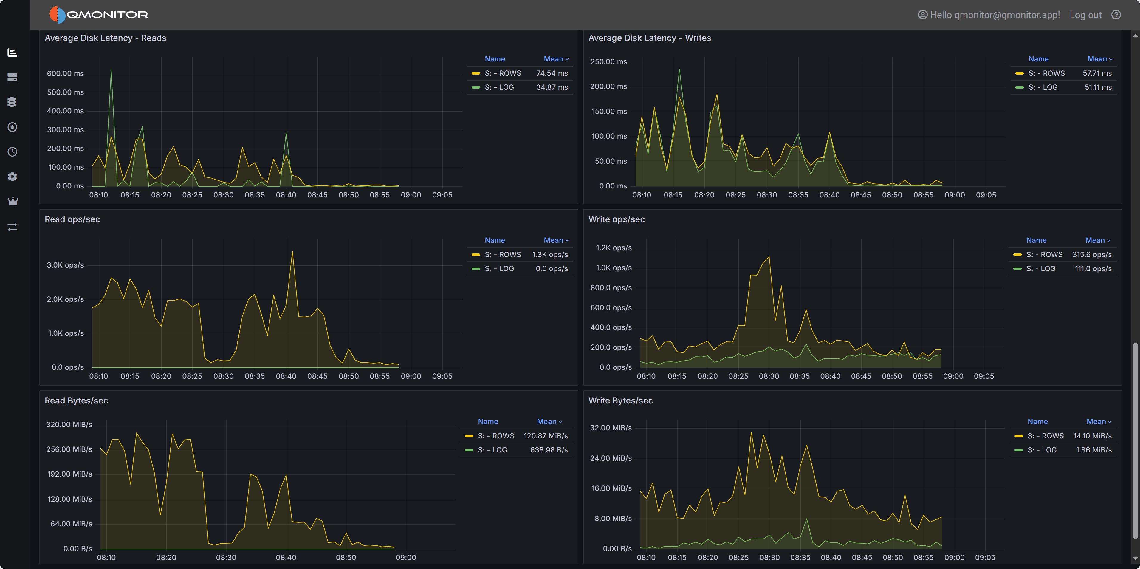
Here is an example of a Dashboard showing disk metrics for a particular instance:

Metric
A Metric is a specific measurement collected from a SQL Server instance at regular intervals.
Examples of metrics:
- CPU usage percentage
- Memory consumption
- Database size
- Active connections
- Query execution time
- Disk I/O operations
Each metric has:
- Current value - The most recent measurement
- Historical data - Past values stored for trend analysis
- Thresholds - Optional warning and critical levels
Issue
An Issue is an alert generated when a metric crosses a defined threshold or when QMonitor detects an abnormal condition.
Issue lifecycle:
- Open - The condition that causes the Issue is detected
- Active - The Issue remains active while the condition persists
- Closed - The condition returns to normal
Notifications:
- QMonitor can send notifications when Issues are triggered
- Notification methods include email, Teams, Slack, Telegram, or other integrations (see the Notifications section)
- Only organization Owners can configure Issue thresholds and notification settings
Here is an example of an Issue triggered by high CPU usage:
