Dashboards
Use dashboards to monitor instance health metrics
Using the taskbar on the left, you can click on the topmost button to open a list of the available dashboards,
that you can use to monitor your SQL Server instances.
QMonitor uses Grafana dashboards: Grafana is a powerful data analytics platform that provides
advanced dashboarding capabilities and represents a de-facto standard for monitoring and observability applications.
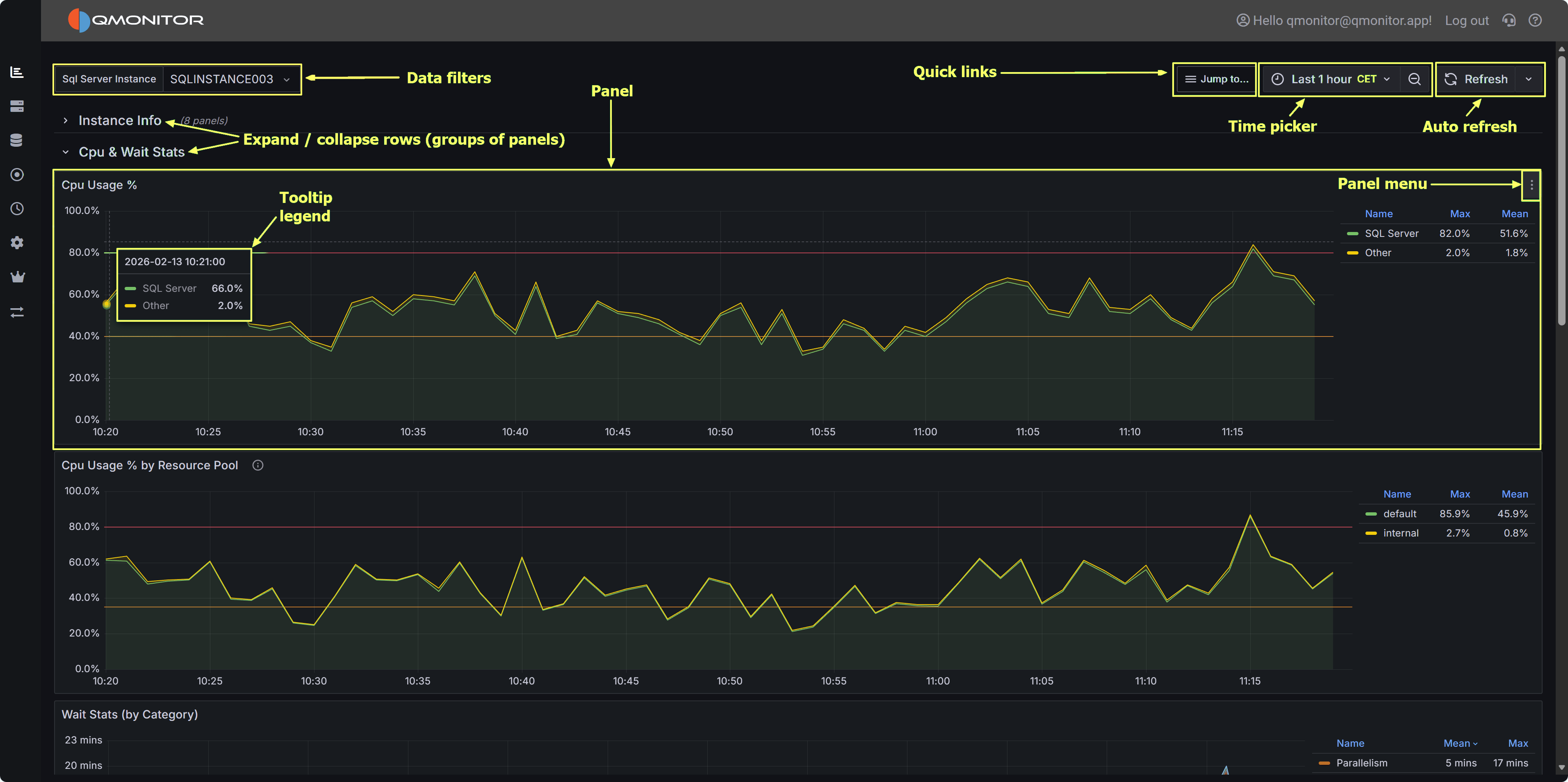
Navigating Dashboards
QMonitor dashboard showing multiple metrics panels with time picker and filters
Time Range Selection
All the data in the dashboards can be filtered using the time picker on the top right corner: it offers predefined
quick time ranges, like “Last 5 minutes”, “Last 1 hour”, “Last 7 days” and so on. These are usually the easiest way
to select the time range.
If you want, you can also use absolute time ranges, that you can select with the calendar on the left side of the time picker popup.
You can use the calendar buttons on the From and To fields to pick a date or you can enter the time range manually.
Panel Interactions
- Zoom: Click and drag on any graph to zoom into a specific time range
- Tooltips: Hover over data points to see exact values and timestamps
- Full Screen: Click the panel menu (⋮) and select “View” to expand a panel to full screen (press Escape to exit)
- Panel Menu: Click the three dots (⋮) in the top-right corner of any panel for additional options
Legend Controls
- Isolate a series: Click a legend item to show only that metric
- Toggle visibility: Ctrl+click to show/hide multiple series
- Sort: Some legends allow sorting by current value or name
Refresh and Auto-Update
- Use the refresh button (🔄) in the top-right to manually reload data
- Dashboards auto-refresh at intervals (typically every 30 seconds or 1 minute)
- The refresh interval is shown next to the refresh button
Instance and Database Filters
At the top of most dashboards, you’ll find dropdown filters to narrow your view:
- Instance: Select one or more SQL Server instances
- Database: Filter by specific databases (where applicable)
- Click “All” to select all options, or choose individual items
1 - Global Overview
An overall view of your SQL Server estate
The Global Overview dashboard is your entry point to the SQL Server infrastructure: it provides an at-a-glance view of all the instances,
along with useful performance metrics.
Global Overview dashboard showing instance KPIs, instances table, and disk space details
Dashboard Sections
Instance and Database Counts
At the top left of the dashboard, you have KPIs for the total number of monitored instances, divided between on-premises and Azure instances.
At the top right you have the same KPI for the total number of monitored databases, again divided between on-premises and Azure.
Instances Overview
The middle of the dashboard contains the Instances Overview table, with the following information:
- SQL Instance: The name of the instance. For on-premises SQL Servers, this corresponds to the name returned by @@SERVERNAME, except that
the backslash is replaced by a colon in named instances (you have SERVER:INSTANCE instead of SERVER\INSTANCE).
For Azure SQL Managed Instances and Azure SQL Databases, the name is the network name of the logical instance.
Click on the instance name to open the Instance Overview dashboard for that instance. - Database: for Azure SQL Databases, the name of the database
- Elastic Pool: for Azure SQL Databases, the name of the elastic pool if in use, <No Pool> otherwise.
- Database Count: the number of databases in the instance
- Edition: the edition of SQL Server (Enterprise, Standard, Developer, Express). For Azure SQL Databases it is “Azure SQL Database”.
For Azure SQL Managed Instances, it can be GeneralPurpose or BusinessCritical.
- Version: The version of SQL Server. For Azure SQL Database it contains the service tier (Basic, Standard, Premium…)
- Last CPU: the last value captured for CPU usage in the selected time interval
- Average CPU: the average CPU usage in the time interval
- Lowest disk space %: the percent of free space left in the disk that has the least space available. For Azure SQL Databases and
Azure SQL Managed Instances the percentage is calculated on the maximum space available for the current tier.
Instances Disk Space
At the bottom of the dashboard, you have the detail of the disk space available on all instances. The table contains the following information:
- SQL Instance: the name of the instance, Azure SQL Database or Azure SQL Managed Instance.
- Database: for Azure SQL Databases, the name of the database
- Elastic Pool: for Azure SQL Databases, the name of the elastic pool if in use, <No Pool> otherwise.
- Volume: drive letter or mount point of the volume
- Free %: Percentage of free space in the volume
- Available Space: Available space in the volume. The unit measure is included in the value.
- Used Space: Used space in the volume
- Total Space: Size of the Volume (Used space + Available space)
2 - Instance Overview
Detailed information about the performance of a SQL Server instance
This dashboard is one of the main sources of information to control the health and performance of a SQL Server instance.
It contains the main performance metrics that describe the behavior of the instance over time.
Access this dashboard by clicking on an instance name from the Global Overview dashboard
or by selecting it from the Instances dropdown at the top of any dashboard. Use the time picker to analyze
historical performance or monitor real-time metrics. Each section can be expanded or collapsed to focus on
specific areas of interest.
Dashboard Sections
The dashboard is divided into multiple sections, each one focused on a specific aspect of the instance performance.
Instance Info
Instance properties, database states, and Always On Availability Groups summary
At the top you can find the Instance Info section, where the properties of the instance are displayed. You have information
about the name, version, edition of the instance, along with hardware resources available (Total Server CPUs and Total Server Memory).
You also have KPIs for the number of databases, with the counts for different states (online, corrupt, offline, restoring, recovering and recovery pending).
At the bottom of the section, you have a summary of the state of any configured Always On Availability Groups.
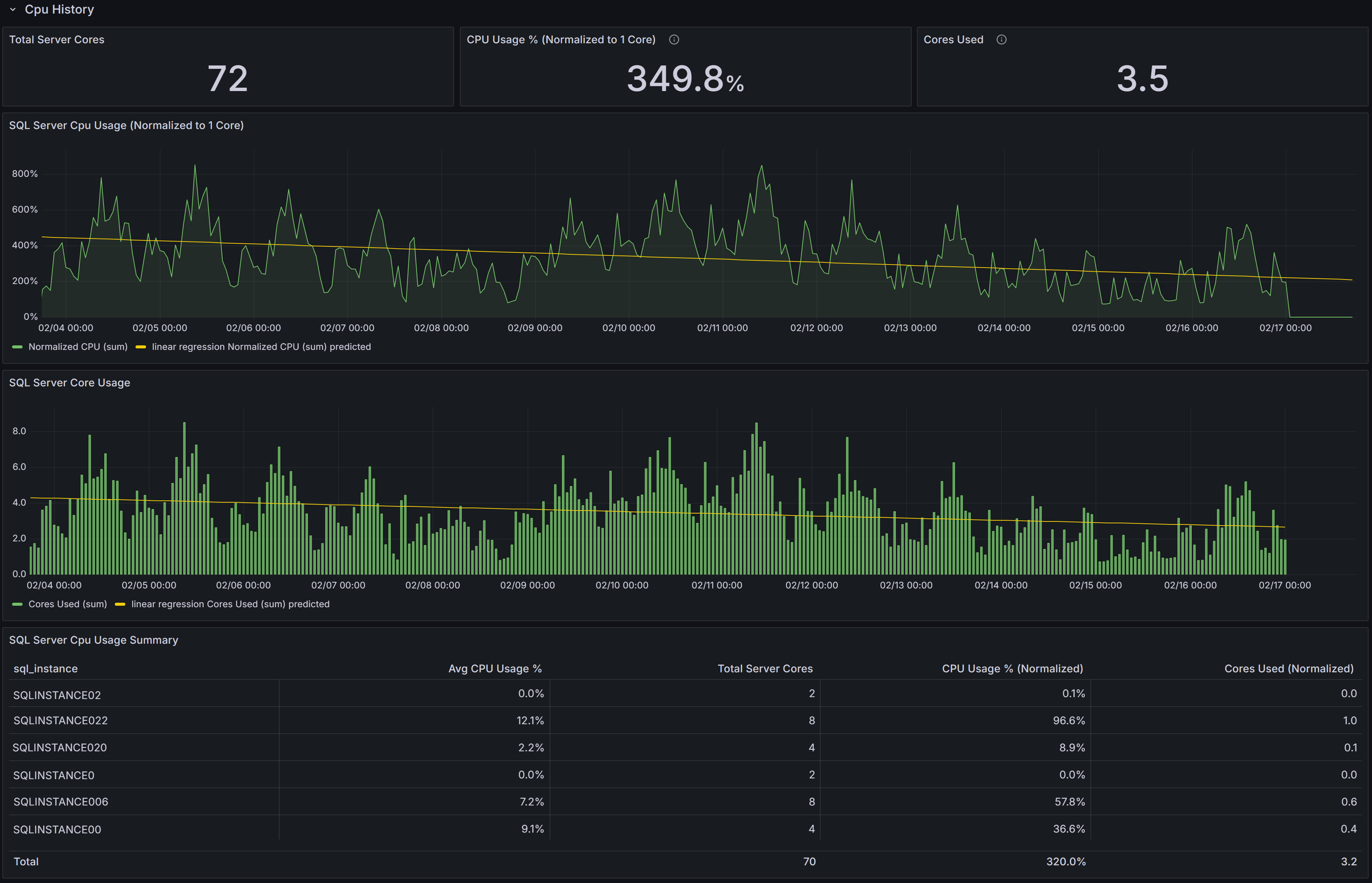
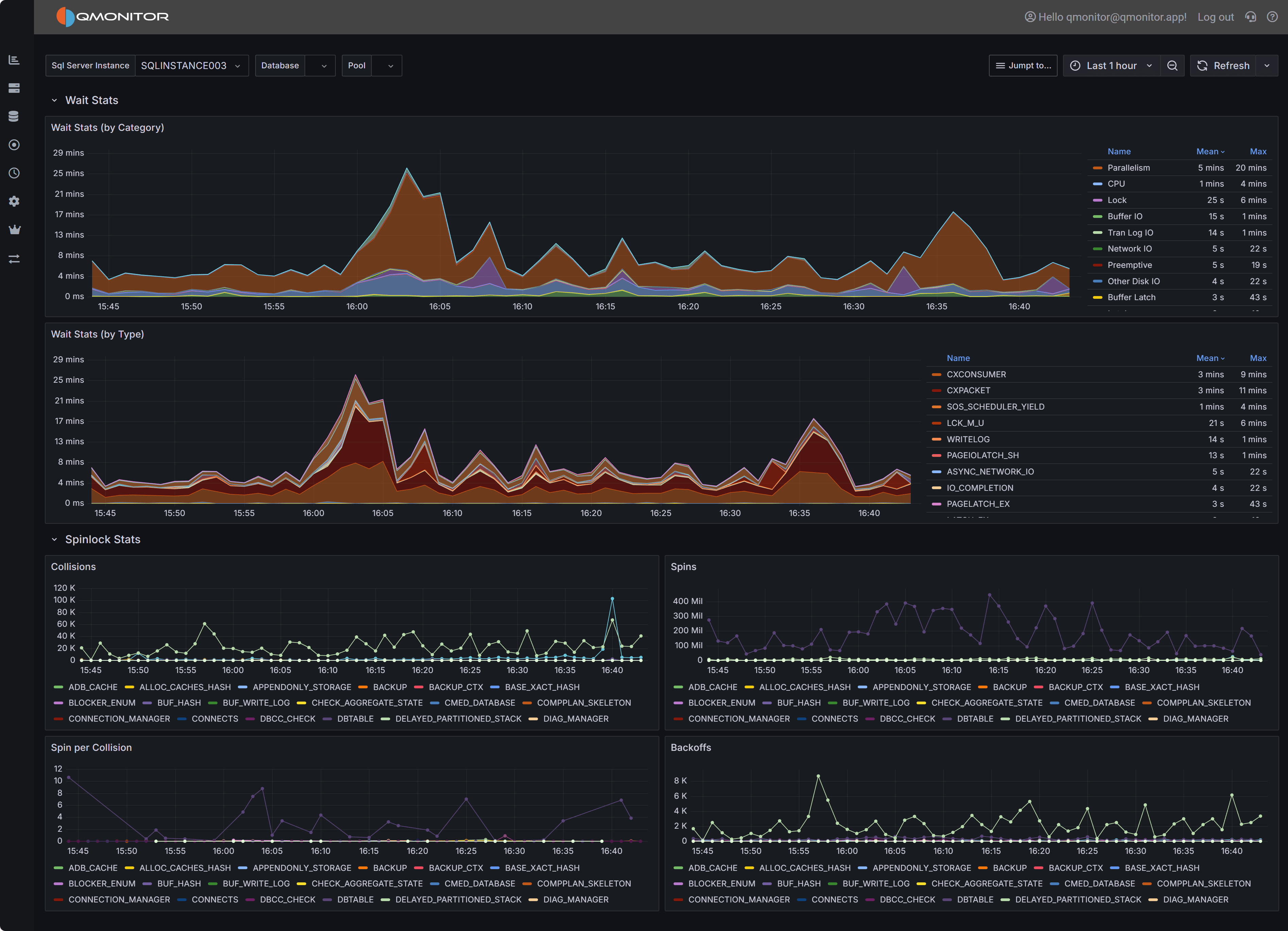
Cpu & Wait Stats
Cpu, Cpu by Resource Pool and Wait Stats By Category
At the top of this section you have the chart that represents the percent CPU usage for the SQL Server process
and for other processes on the same machine.
The second chart represents the percent CPU usage by resource pool. This chart will help you understand which parts of the workload are
consuming the most CPU, according to the resource pool that you defined on the instance. If you are on an Azure SQL Managed Instance or
on an Azure SQL Database, you will see the predefined resource pools available from Azure, while on an Enterprise or Developer edition
you will see the user defined resource pools. For a Standard Edition, this chart will only show the internal pool.
The Wait Stats (by Category) chart represents the average wait time (per second) by wait category. The individual wait classes are not
shown on this chart, which only represents wait categories: in order to inspect the wait classes, go to the
Geek Stats dashboard.
Memory
Memory related metrics describe the state of the instance in respect to memory usage and memory pressure
This section contains charts that display the state of the instance in respect to the use of memory. The chart at the top left is
called “Server Memory”, and shows Target Server Memory vs Total Server Memory. The former represents the ideal amount of memory that
the SQL Server process should be using, the latter is the amount of memory currently allocated to the SQL Server process. When the
instance is under memory pressure, the target server memory is usually higher than total server memory.
The second chart shows the distribution of the memory between the memory clerks. A healthy SQL Server instance allocates most of the
memory to the Buffer Pool memory clerk. Memory pressure could show on this chart as a fall in the amount of memory allocated to the Buffer Pool.
Another aspect to keep under control is the amount of memory used by the SQL Plans memory clerk. If SQL Server allocates too much
memory to SQL Plans, it is possible that the cache is polluted by single-use ad-hoc plans.
The third chart displays Page Life Expectancy. This counter is defined as the amount of time that a database page is expected to
live in the buffer cache before it is evicted to make room for other pages coming from disk. A very old recommendation from Microsoft
was to keep this counter under 5 minutes every 4 Gb of RAM, but this threshold was identified in a time when most servers had mechanical
disks and much less RAM than today.
Instead of focusing on a specific threshold, you should interpret this counter as the level of volatility of your buffer cache: a too low
PLE may be accompanied by elevated disk activity and higher disk read latency.
Next to the PLE you have the Memory Grants chart, which represents the number of memory grant outstanding and pending. At any time, having
Memory Grants Pending greater that zero is a strong indicator of memory pressure.
Lazy Writes / sec is a counter that represents the number of writes performed by the lazy writer process to eliminate dirty pages from the
Buffer Pool outside of a checkpoint, in order to make room for other pages from disk. A very high number for this counter may indicate
memory pressure.
Next you have the chart for Page Splits / sec, which represents how many page splits are happening on the instance every second. A page
split happens every time there is not enough space in a page to accommodate new data and the original page has to be split in two pages.
Page splits are not desirable and have a negative impact on performance, especially because split pages are not completely full, so more
pages are required to store the same amount of information in the Buffer Cache. This reduces the amount of data that can be cached, leading
to more physical I/O operations.
Activity
General activity metrics, including user connections, compilations, transactions, and access methods
This section contains charts that display multiple SQL Server performance counters.
First you have the User Connections chart, which displays the number of active connections from user processes. This number should be
consistent with then number of people or processes hitting the database and should not increase indefinitely (connection leak).
Next, we have the number of Compilations/sec vs Recompilations/sec. A healthy SQL Server database caches most of its execution plans for
reuse, so that it does not need to compile a plan again: compiling plans is a CPU-intensive operation and SQL Server tries to avoid it as
much as it can. A rule of thumb is to have a number of compilations per second that is 10% of the number of Batch Requests per second.
A workload that contains a high number of ad-hoc queries will generate a higher rate of compilations per second.
Recompilations are very similar to compilations: SQL Server identifies in the cache a plan with one or more base objects that have changed
and sends the plan to the optimizer to recompile it.
Compiles and recompiles are expensive operations and you should look for excessively high values for these counters if you suffer from CPU
pressure on the instance.
The Access Methods chart displays Full Scans/sec vs Index Searches/sec. A typical OLTP system should get a low number of scans and a high
number of Index Searches. On the other hand, a typical OLAP system will produce more scans.
The Transactions/sec panel displays the number of transactions/sec on the instance. This allows you to identify which database is under the
higher load, compared to the ones that are not heavily utilized.
TempDB
Tempdb related metrics, including data and log space usage, active temp tables, and version store size
This section contains panels that describe the state of the Tempdb database. The tempdb database is a shared system database that is crucial
for SQL Server performance.
The Data Used Space displays the allocated File(s) size compared to the actual Used Space in the database. Observing these metrics over time
allows you to plan the size of your tempdb database, avoiding autogrow events. It also helps you size the database correctly, to avoid wasting
too much disk space on a data file that is never entirely used by actual database pages.
The Log Used Space panel does the same, with log files.
Active Temp Tables shows the number of temporary tables in tempdb. This is not only the number of temporary tables created explicitly from the
applications (table names with the # or ## prefix), but also worktables, spills, spools and other temporary objects used by SQL Server during
the execution of queries.
The Version Store Size panel shows the size of the Version Store inside tempdb. The Version Store holds data for implementing optimistic locking
by taking transaction-consistent snapshots of the data on the tables instead of imposing locks. If you see the size of Version Store going up
continuously, you may have one or more open transactions that are not being committed or rolled back: in that case, look for long standing
sessions with transaction count greater than one.
Database & Log Size
Size and growth of databases and transaction logs, with trends over time
This section provides detailed information about the size and growth of databases and their transaction logs on the instance.
The Total Data Size panel displays the combined size of all data files across all databases on the instance.
This metric helps you understand the overall storage footprint of your databases and plan for capacity requirements.
The Data File Size by Database chart shows a horizontal bar chart with the size of data files for each individual database.
This visualization makes it easy to identify which databases consume the most storage space and helps prioritize
storage optimization efforts.
The Total Log Size panel shows the cumulative size of all transaction log files on the instance.
Monitoring log file size is important because transaction logs can grow rapidly under certain workloads,
especially when full recovery mode is enabled and log backups are not performed frequently enough.
The Log File Size by Database chart presents the log file sizes for each database in a horizontal bar format.
This allows you to quickly spot databases with unusually large transaction logs that may need attention,
such as more frequent log backups or investigation of long-running transactions.
The Data Size by Database panel at the bottom left shows the size trend over time for each database.
This time-series visualization helps you understand growth patterns and predict when additional storage capacity will be needed.
The Log Size by Database panel displays the transaction log size trend over time for each database.
Sudden spikes in this chart may indicate unusual activity, such as large bulk operations,
index maintenance, or uncommitted transactions that are preventing log truncation.
Database Volume I/O
Disk I/O performance metrics for volumes hosting database files, including latency, throughput, and operations per second
This section focuses on the I/O performance characteristics of the volumes hosting your databases.
Understanding disk latency and throughput is essential for diagnosing performance problems related to storage.
The Average Data Latency - Reads chart displays the average read latency in milliseconds for data files.
Read latency measures how long it takes for SQL Server to retrieve data from disk when it is not available
in the buffer cache. For modern SSD storage, read latency should typically be under 5 milliseconds.
Higher values may indicate storage performance issues, I/O contention, or inefficient queries
causing excessive physical reads.
The Average Data Latency - Writes chart shows the average write latency in milliseconds for data files.
Write operations occur when SQL Server flushes dirty pages from the buffer cache to disk during
checkpoint operations or when the lazy writer needs to free up memory. Consistently high write latency
can impact transaction commit times and overall system responsiveness.
The Read ops/sec panel displays the number of read operations per second on data files.
This metric helps you understand the read workload intensity on your storage subsystem.
A sudden increase in read operations may indicate missing indexes, insufficient memory causing more
physical I/O, or changes in query patterns.
The Write ops/sec panel shows the number of write operations per second on data files.
Write operations increase during periods of high transaction activity, bulk data loads, or index maintenance.
Monitoring this metric helps you assess the write workload on your storage and identify periods of peak I/O activity.
The Read Bytes/sec chart represents the throughput in bytes per second for read operations.
This metric, combined with read operations per second, gives you insight into the size of read I/O requests.
Large sequential reads will show higher throughput with fewer operations, while random small reads will
show more operations with lower throughput.
The Write Bytes/sec chart displays the throughput in bytes per second for write operations.
This helps you understand the volume of data being written to disk over time. Monitoring write
throughput is important for capacity planning and ensuring your storage subsystem can handle
the write workload during peak periods.
Queries
Queries captured, with details on execution, resource usage, and wait information for troubleshooting performance issues
This section provides visibility into the queries running on the instance. The Queries table at the
bottom of the dashboard lists all queries captured during the selected time range. A capture is performed every 15 seconds,
and the table is updated in real time as new queries are captured, according to the refresh interval defined for the dashboard.
This table is a powerful tool for identifying and investigating problematic queries that may be impacting the performance
of your SQL Server instance. It is also a great way to troubleshoot performance issues in real time or in the past,
by selecting a specific time range.
The table includes the following columns to help you identify and investigate problematic queries:
- Time shows the timestamp when the query was captured.
- SPID (Server Process ID) identifies the session that is executing the query. Click on the SPID to show more details about the
query in the query detail dashboard.
- Sql Text presents a snippet of the query text, truncated to 255 characters. Click on the SPID to see the full statement.
- Database identifies which database the query is running against.
- App Name shows the application name that is connected to the instance and running the query.
This information is provided by the client application when it connects to SQL Server.
- Client Host reveals which machine is executing the query.
- User displays the SQL Server login name used to run the query.
- Status indicates whether the query is currently running, suspended, or completed.
- Blocking SPID shows if the query is blocked by another session, with the session ID of the blocking process.
- Cpu Time displays the cumulative CPU time consumed by the query in milliseconds.
- Elapsed Time shows the total wall-clock time the query has been running.
- Open Tran indicates the number of open transactions for the session, which is important for identifying
long-running transactions that may cause blocking or prevent log truncation.
- Reads shows the number of logical reads performed by the query, which is a key indicator of query efficiency
and resource consumption.
- Writes displays the number of logical writes performed by the query. High write counts may indicate operations
that modify large amounts of data or queries that create temporary objects or worktables.
- Query Hash is a binary hash value that identifies queries with similar logic, even if literal values differ.
This allows you to group and analyze similar queries together to identify patterns in query execution.
Click on the hash value to see all queries with the same query hash in the query detail dashboard.
- Plan Hash is a binary hash value that identifies queries using the same execution plan. Multiple queries with
the same plan hash share the same plan in the cache, which helps you understand plan reuse and cache efficiency.
Click on the hash value to download the execution plan for the query in XML format.
- Wait Type shows the type of wait the session is currently experiencing if it is in a suspended state.
Common wait types include PAGEIOLATCH for disk I/O, CXPACKET for parallelism coordination, and LCK for lock waits.
Understanding wait types helps diagnose the root cause of query delays.
- Wait Resource displays the specific resource the session is waiting for, such as a page ID, lock resource,
or network address. This information is valuable for pinpointing exactly what is causing a query to wait.
- Time since last request shows how long the session has been idle since its last batch completed.
Sessions with long idle times but open transactions may be holding locks unnecessarily and causing blocking issues.
- Blocking or blocked displays whether the session is blocking other queries, being blocked, or both. This helps you quickly
identify sessions involved in blocking chains and prioritize resolution efforts.
Each table column allows you to sort and filter the queries to focus on specific criteria, such as high CPU time,
long elapsed time, or specific wait types. You can also use the filter on the time column to focus on queries captured
at a specific time, such as the latest available sample.
The column filters work more or less like Excel filters: you can select specific values to include or exclude,
or you can use the search box to find specific text in the column.
Use this table to identify queries that may need optimization, such as those with high CPU time,
excessive reads, or long elapsed times. Queries that are frequently blocked or have open transactions
for extended periods may indicate locking or transaction management issues that require investigation.
Click on any SPID to drill down into more details and view the full query text and execution plan when available.
2.1 - Query Detail
Detailed information about a specific SQL query
The Query Detail dashboard displays details for a single SQL query.
Query Detail Dashboard
Dashboard Sections
Query Text and Actions
The top panel shows the query text as QMonitor captured it. Queries generated by
ORMs or written on a single line can be hard to read. Click “Format” to apply
readable SQL formatting.
Click “Copy to Clipboard” to copy the query for running or analysis in external
tools (such as SSMS). Use “Download” to save the query as a .sql file.
Fetched Samples
The table below lists all executions of this query within the selected time range.
QMonitor captures a sample every 15 seconds: long-running queries will produce
multiple samples, and queries running at the instant of capture will produce a
sample as well.
Samples alone may not fully reflect a query’s resource usage or execution time.
For a complete impact analysis, rely on the Query Stats data:
Query Stats.
Note
Be aware that the “Duration” column in this table represents the duration of the query at the
moment of capture, not the total execution time. For long-running queries, this duration may
be shorter than the actual total execution time.Important
Keep in mind that each sample represents a snapshot of the query’s state at the time of capture: the
metrics shown in the table (CPU, Memory, I/O) are not meant to be added together across samples,
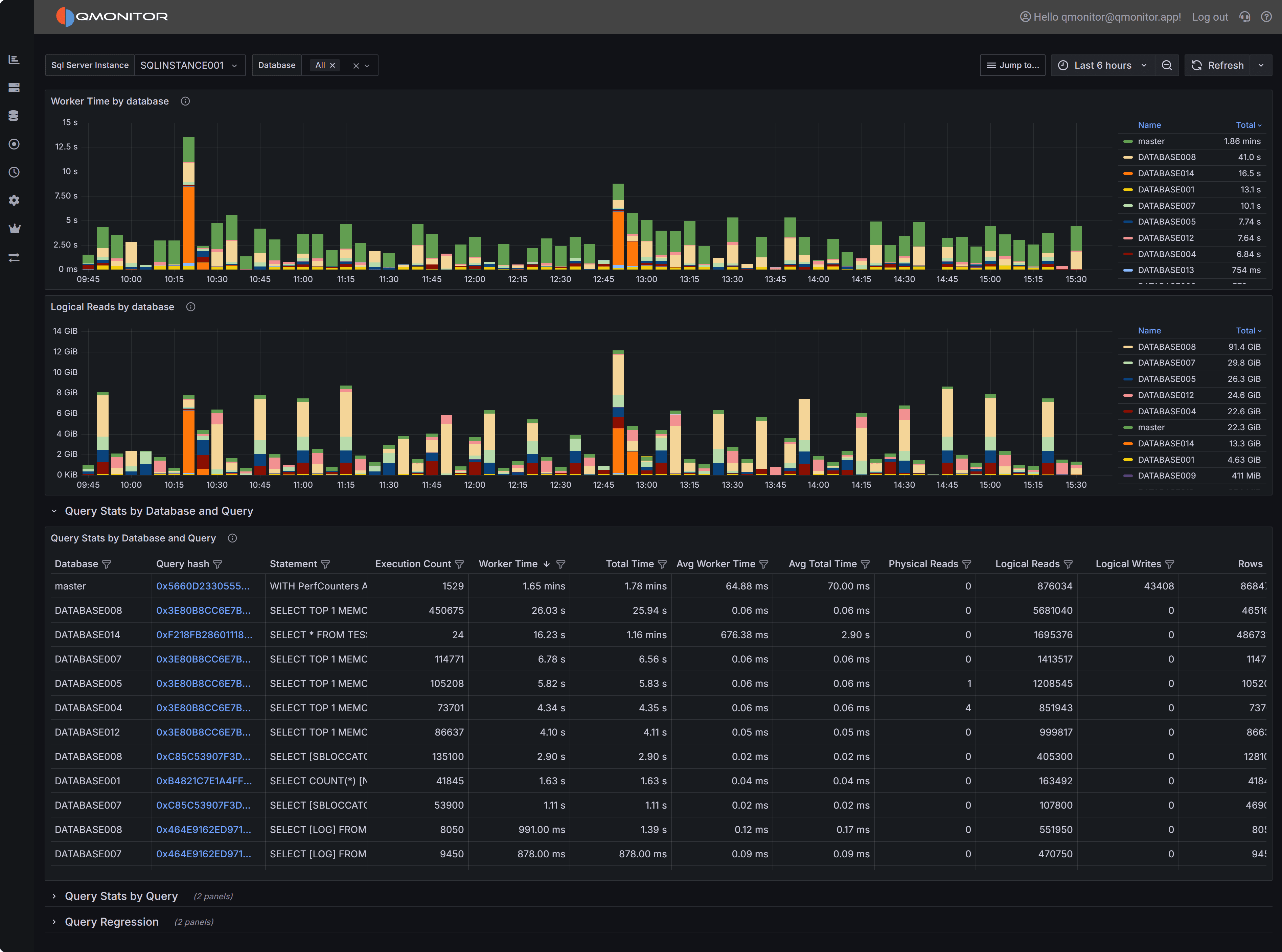
but rather to provide insight into the query’s resource usage at different points in time.3 - Query Stats
General Workload analysis
The Query Stats dashboard summarizes workload characteristics and surfaces high cost queries so you can
prioritize tuning and capacity decisions. This dashboard is your primary tool for understanding which
queries consume the most resources and where optimization efforts will have the greatest impact.
Query Stats Dashboard showing workload overview and query statistics
Dashboard Sections
Workload Overview
At the top of the dashboard you have two charts that provide a high-level view of resource consumption
across your databases.
Query Stats Overview
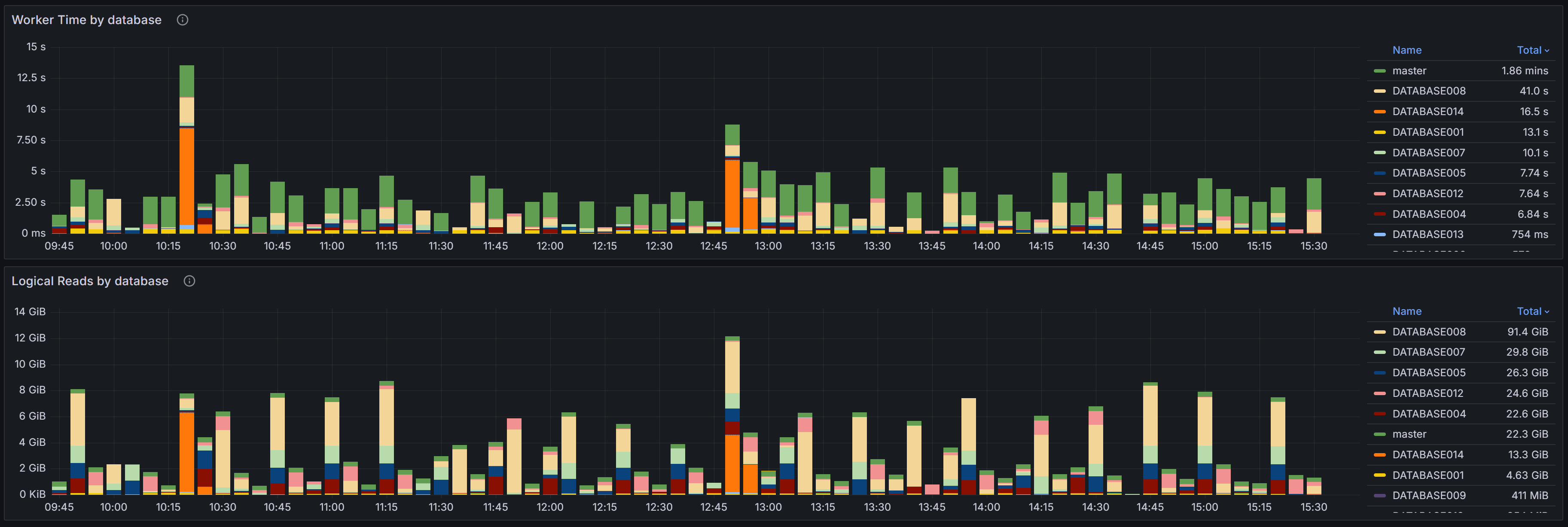
The Worker Time by Database chart shows the cumulative CPU time consumed by queries in each database
during the selected time range. Worker time represents the actual CPU cycles spent executing queries,
making it one of the most important metrics for understanding which databases are driving CPU usage on
your instance. By analyzing this chart over time, you can identify databases that consistently consume
high CPU resources or spot sudden increases that may indicate new workloads or inefficient queries.
This information is valuable when planning capacity, troubleshooting performance issues, or identifying
which databases deserve the most tuning attention.
The Logical Reads by Database chart displays the number of logical page reads performed by queries in
each database. Logical reads measure how many 8KB pages SQL Server accessed from memory or disk to
satisfy query requests. High logical reads indicate either large result sets, missing indexes forcing
table scans, or inefficient query patterns that read more data than necessary. Unlike physical reads
which measure actual disk I/O, logical reads capture all data access regardless of whether the page
was in cache or required a disk read. Databases with high or rising logical reads may suffer from I/O
pressure, especially if memory is limited and pages must be read from disk frequently. Use this chart
to compare databases and track whether optimization efforts are reducing unnecessary data access.
Query Stats by Database and Query
Query Stats By Database and Query
This section shows the top queries grouped by both database and query text. Each row in the table
represents a specific query running in a specific database, allowing you to drill down into the most
resource-intensive queries within individual databases.
The table includes several key metrics to help you assess query performance. Worker Time displays the
cumulative CPU time consumed by all executions of this query. Logical Reads shows the total number of
pages read from the buffer pool across all executions. Duration represents the total elapsed wall-clock
time for all executions, which may be higher than worker time when queries wait for resources like locks
or I/O. Execution Count tells you how many times the query has run during the selected time period.
Understanding the relationship between these metrics is crucial for effective tuning. A query with high
cumulative worker time and many executions might benefit from better indexing to reduce the cost per
execution. A query with high worker time but few executions may have an inefficient execution plan that
needs rewriting or better statistics. High duration relative to worker time suggests the query spends
significant time waiting rather than executing, pointing to blocking, I/O latency, or resource contention
issues.
Use the filters at the top of the table to narrow your analysis by database name, application name, or
client host. This helps you focus on specific workloads or troubleshoot issues reported by particular
applications. Sort the table by different columns to identify queries with the highest cumulative cost,
longest individual executions, or most frequent execution patterns. Click any row to open the query
detail dashboard where you can examine the full query text, execution plans, and detailed runtime
statistics.
Query Stats by Query
Query Stats By Query
The Query Stats by Query section aggregates statistics across all databases for queries with identical
or similar text. This view is particularly useful for identifying widely-used queries that appear in
multiple databases, a common pattern in multi-tenant applications where the same queries run against
different tenant databases.
By aggregating across databases, you can see the total impact of a specific query pattern on your entire
instance. A query that seems moderately expensive in a single database might actually be consuming
significant resources when its cumulative cost across dozens of tenant databases is considered. This view
helps you prioritize optimization efforts toward queries that will have the broadest impact across your
infrastructure.
The columns in this table provide both cumulative totals and per-execution averages. Total Worker Time
and Total Logical Reads show the combined cost across all databases and executions, while Average Worker
Time and Average Logical Reads indicate the typical cost of a single execution. High averages suggest
inefficient query plans that need tuning, while high totals with low averages indicate frequently-executed
queries that might benefit from caching, result set optimization, or better application-level batching.
This section is especially valuable for detecting candidates for query parameterization. If you see
similar query text with slightly different literal values appearing as separate entries, these queries
may not be using parameterized queries or prepared statements, leading to plan cache pollution and
increased compilation overhead. Converting these to parameterized queries can reduce CPU usage and
improve plan reuse.
Query Regressions
Query Regressions
The Query Regressions section highlights queries whose performance has degraded significantly compared
to their historical baseline. Performance regressions often occur after SQL Server chooses a different
execution plan due to statistics updates, parameter sniffing issues, schema changes, or increases in
data volume.
This section compares query performance during the selected time window against previous periods to
identify substantial increases in duration, CPU consumption, or logical reads. Regressions are typically
caused by execution plan changes, shifts in data distribution that make existing plans inefficient,
increased blocking as concurrency grows, or resource contention from other workloads. When a query
suddenly takes longer to execute or consumes more CPU than it did previously, investigating the execution
plan history can reveal whether SQL Server switched from an efficient index seek to a costly table scan,
or from a nested loop join to a less optimal hash join.
Click on a query hash value to drill into the detailed execution history for that query. The query detail
view shows historical execution plans, runtime statistics over time, and the complete query text. By
comparing current and historical plans side by side, you can identify exactly what changed and decide
whether to force a specific plan, update statistics, add missing indexes, or rewrite the query to avoid
plan instability.
Query regressions are particularly important to monitor because they represent sudden performance changes
that may not be caused by code changes. A query that worked well for months can suddenly become a
performance problem without any application deployment, making these issues challenging to diagnose
without historical performance data.
Data Sources and Query Store Integration
Query statistics displayed in this dashboard are gathered from two primary sources depending on your
SQL Server configuration and version.
QMonitor continuously captures query execution data through snapshots of the query stats DMVs,
providing query statistics even when Query Store is not available or disabled. This capture
gives you visibility into query performance across all SQL Server versions and editions that QMonitor
supports.
When Query Store is enabled on your databases, QMonitor integrates Query Store data into the
dashboard to provide richer historical information. Query Store is a SQL Server feature introduced in
SQL Server 2016 that automatically captures query execution plans, runtime statistics, and performance
metrics. It is enabled at the database level and retains historical data of query executions,
even for queries that are no longer in the plan cache or are never available in the cache.
Qmonitor tries to rely on query store data when available, but if query store is disabled or
not supported on your SQL Server version, it will fall back to using the query stats DMVs for real-time data.
While you will still see query performance data, you may have less historical plan information and
fewer options for plan comparison. Enabling Query Store on your production databases is recommended
for comprehensive query performance monitoring and troubleshooting.
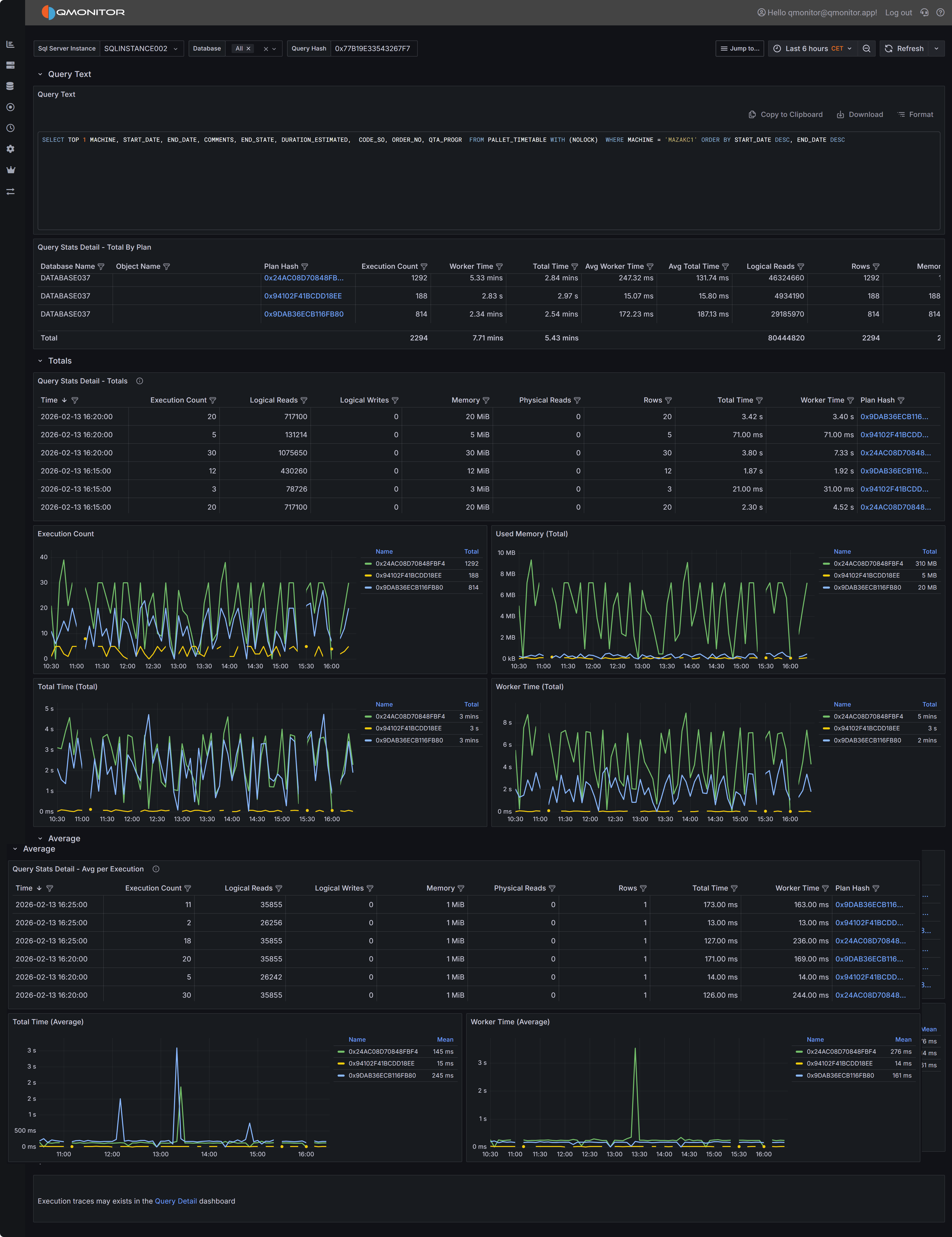
3.1 - Query Stats Detail
Detailed statistics about a specific SQL server query
The Query Stats Detail dashboard focuses on a single query and shows how each compiled plan for that
query performed over the selected time interval. This dashboard is your primary tool for understanding
query performance variations, comparing execution plans, and diagnosing performance issues at the
individual query level.
Query Stats Detail dashboard showing query text, plan summaries, and performance metrics
Dashboard Sections
Query Text Display
At the top of the dashboard you will find the complete SQL text for the query you are investigating.
Query text display with copy, download, and format controls
The toolbar above the query text provides several useful functions. The copy button allows you to quickly
copy the entire query text to your clipboard so you can paste it into SQL Server Management Studio or
another query editor for testing and optimization. The download button saves the query text as a SQL file
to your local machine, which is useful when you need to share the query with colleagues or save it for
documentation purposes. The format button reformats the query text with proper indentation and line breaks,
making complex queries easier to read and understand. Properly formatted queries are particularly helpful
when analyzing deeply nested subqueries or queries with many joins and predicates.
Plans Summary Table (Totals by Plan)
The Plans Summary table provides a high-level comparison of all execution plans that SQL Server has
compiled for this query during the selected time range. Each row in the table represents a distinct
execution plan, identified by its plan hash value.
Plans summary showing execution counts and performance metrics for each plan
The table includes several key metrics to help you compare plan performance.
- Database Name indicates which database the query ran in
- Object Name shows the name of the stored procedure, function, or view that contains the query, if applicable.
- Execution Count shows how many times each plan was executed during the time range.
- Worker Time displays the total CPU time consumed by all executions of this plan.
- Total Time represents the total elapsed wall-clock time, which includes both execution time and
any waiting time for resources.
- Average Worker Time and Average Total Time show the per-execution cost, helping you identify
plans that are individually expensive versus plans that accumulate high cost through frequent execution.
- Rows indicates the number of rows returned by the query, which can help you identify whether
different plans are returning different result sets or processing different amounts of data.
- Memory Grant shows the total memory allocated to executions of this plan.
This table is particularly valuable for identifying plan variations and understanding their performance
impact. If you see multiple plans with significantly different performance characteristics for the same
query text, this often indicates parameter sniffing issues where SQL Server cached different plans
optimized for different parameter values. Plans with high average worker time or total time deserve
investigation to understand what makes them expensive. Plans with very high execution counts but low
average cost might benefit from application-level caching or query result reuse rather than query-level
optimization.
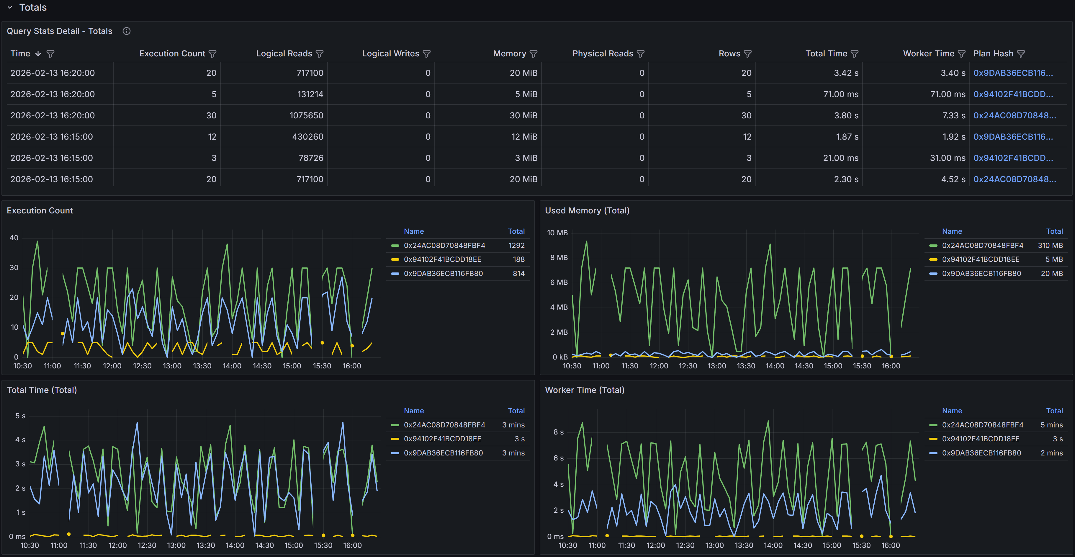
Totals Section
The Totals section displays time-series data showing how query performance varied over the selected time
range. The data is aggregated into 5-minute buckets, with each row representing the cumulative metrics
for all query executions that occurred during that 5-minute period.
Time-series table and charts showing cumulative query performance metrics
The time-series table includes detailed metrics for each 5-minute bucket.
- Time shows when the 5-minute bucket started.
- Execution Count indicates how many times the query ran during that period.
- Logical Reads displays the total number of 8KB pages read from memory during all executions in the bucket.
- Logical Writes shows the total pages written.
- Memory represents the cumulative memory grants for all executions.
- Physical Reads indicates how many pages had to be read from disk because they were not in the buffer cache.
- Rows shows the total number of rows returned by all executions.
- Total Time represents the cumulative elapsed time for all executions
- Worker Time shows the cumulative CPU time.
- Plan Hash identifies which plan was used during each sample period.
The Plan Hash values in the table are clickable links. When you click a plan hash, QMonitor downloads
the execution plan as a .sqlplan file that you can open in SQL Server Management Studio.
The charts in the Totals section visualize how query performance varied over time and how different plans
contributed to resource consumption. The Execution Count by Plan chart shows how frequently each plan was
executed during each time bucket, helping you understand plan usage patterns. The Memory by Plan chart
displays memory grant trends, which is valuable for identifying queries that request excessive memory or
queries whose memory requirements vary significantly over time. The Total Time by Plan and Worker Time
by Plan charts show how much elapsed time and CPU time each plan consumed, making it easy to spot periods
when query performance degraded or when a particular plan dominated resource usage.
Tip
Use these charts to identify performance patterns and correlate them with other events. If you see a sudden
spike in worker time or total time at a specific point in time, you can investigate what changed at that
moment. Did SQL Server switch to a different execution plan? Did the query start receiving different
parameter values? Did concurrent workload increase and cause resource contention? The time-series view
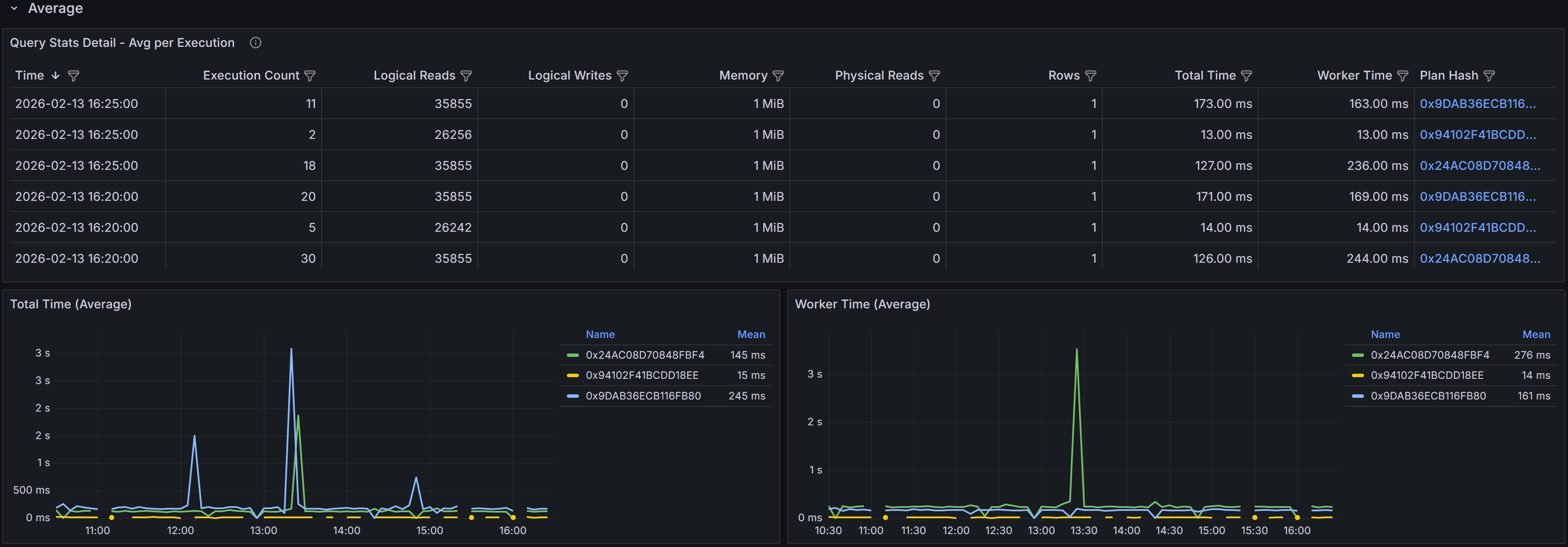
provides the temporal context needed to answer these questions.Averages Section
The Averages section presents the same time-series data as the Totals section, but with metrics averaged
per execution rather than aggregated cumulatively. This view is particularly valuable for understanding
the per-execution cost of the query and identifying when individual executions became more expensive.
Time-series table and charts showing average per-execution metrics
The time-series table in the Averages section shows metrics averaged across all executions that occurred
during each 5-minute bucket. For example, if the query executed 100 times during a 5-minute period with
a total worker time of 50,000 milliseconds, the average worker time would be 500 milliseconds per execution.
This per-execution perspective helps you identify whether query performance degradation is due to the
query becoming inherently more expensive or simply running more frequently.
The columns mirror those in the Totals table: Sample Time, Execution Count, averaged Logical Reads,
Logical Writes, Memory, Physical Reads, Rows, Total Time, Worker Time, and Plan Hash. The Execution Count
is not averaged since it represents the number of times the query ran, but all other metrics show the
average value per execution during that time bucket.
The charts in the Averages section focus on per-execution cost trends. The Total Time (avg) by Plan chart
shows how the average elapsed time per execution varied over time for each plan. The Worker Time (avg) by
Plan chart displays the average CPU time per execution. These charts help you distinguish between
performance issues caused by increased query frequency versus issues caused by increased per-execution cost.
Example
For example, if the Totals section shows high cumulative worker time but the Averages section shows low
average worker time per execution, the high total cost is due to query frequency rather than query
efficiency. In this case, application-level solutions like caching, query result reuse, or reducing
unnecessary query executions might be more effective than query optimization.
Conversely, if the Averages
section shows high per-execution cost, the query itself is expensive and needs optimization through better
indexes, query rewrites, or plan improvements.
When analyzing query performance using this dashboard, start by examining the Plans Summary table to
understand how many distinct plans exist for the query and whether any plans are significantly more
expensive than others. Multiple plans with different performance characteristics often indicate parameter
sniffing issues where SQL Server cached plans optimized for specific parameter values that may not be
optimal for all parameter combinations.
Use the Totals and Averages charts together to understand performance patterns. High totals with low
averages suggest the query runs frequently but each execution is relatively cheap, pointing to
application-level optimization opportunities. High averages indicate expensive individual executions that
need query-level optimization. Comparing performance across different time periods helps you identify
whether performance degradation was gradual or sudden, which provides clues about the root cause.
Using the Dashboard Effectively
Set the time range selector to focus on the period when performance issues occurred. If you are
investigating a regression that started yesterday, select a time range that includes both before and after
the regression so you can compare plan behavior and metrics. For ongoing performance issues, use a recent
time range like the last few hours to analyze current behavior.
Sort and filter the time-series tables to focus on specific time periods or plans. If you know that
performance degraded at a specific time, filter the table to show only samples from that period. If you
want to compare two different plans, filter by plan hash to isolate their metrics.
Download multiple execution plans when comparing plan variations. Open them side by side in SQL Server
Management Studio to identify exactly what changed between plans. Look for differences in join types,
index selection, join order, and operator choices. Understanding why SQL Server chose different plans
helps you decide whether to update statistics, add indexes, use query hints, or enable plan forcing.
When you identify a specific plan that performs best, consider using Query Store plan forcing to lock the
query to that plan. This prevents SQL Server from choosing suboptimal plans in the future, providing
stable and predictable performance. However, plan forcing should be used carefully and monitored regularly,
as data volume changes or schema changes may eventually make the forced plan suboptimal.
Compare Totals and Averages to determine whether optimization efforts should focus on reducing per-execution
cost or reducing execution frequency. If totals are high but averages are low, work with application teams
to reduce unnecessary query executions, implement caching, or batch operations. If averages are high, focus
on database-level optimization like indexes, query rewrites, or schema changes.
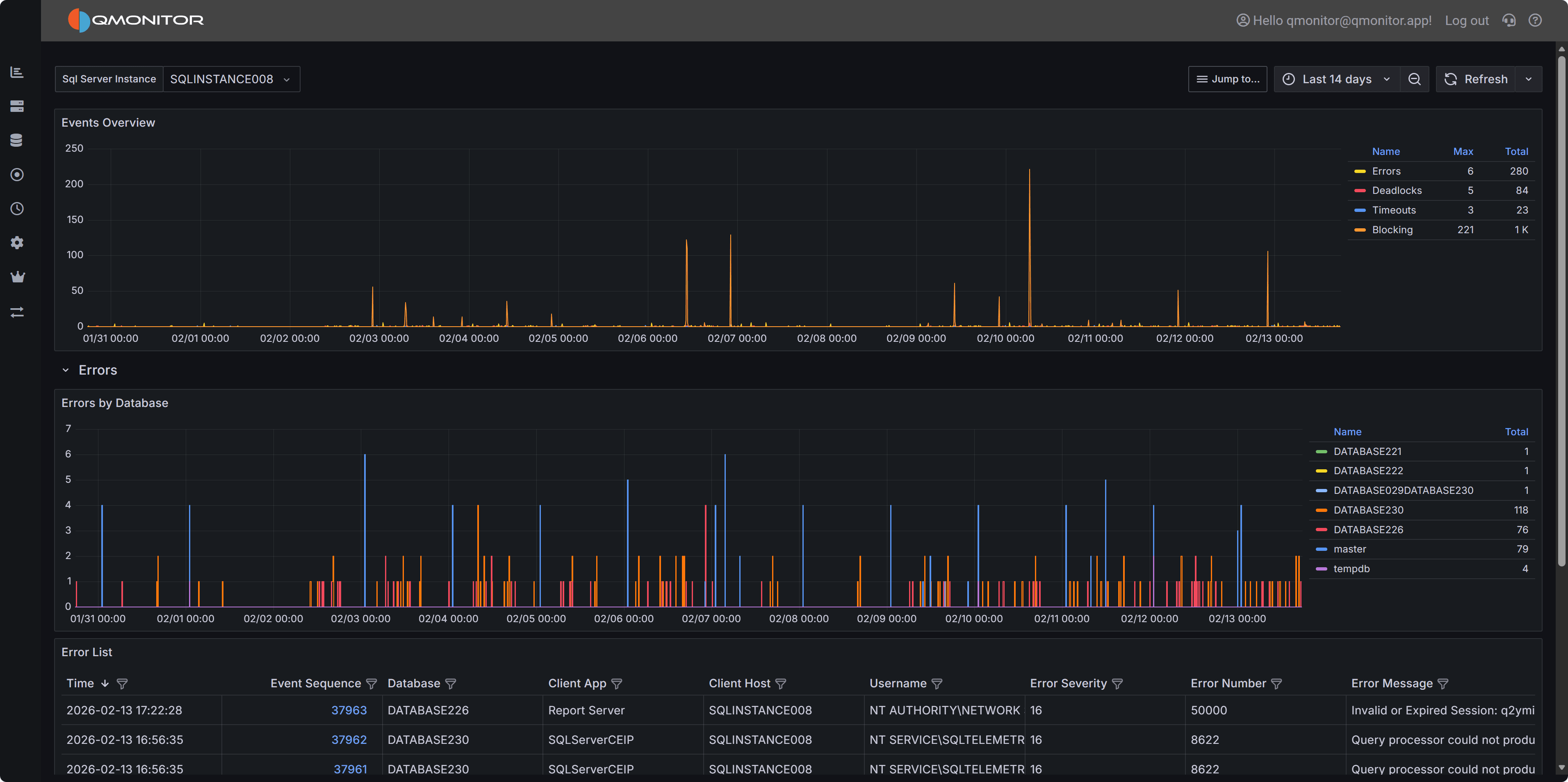
4 - SQL Server Events
Events analysis
The Events dashboard shows the number of events that occurred on the SQL
Server instance during the selected time range.
SQL Server Events dashboard showing events by type
The top chart breaks events down by type:
- Errors
- Deadlocks
- Blocking
- Timeouts
Expand a row to view a chart for that event type by database and a list of
individual events. Click a row’s hyperlink to open a detailed dashboard for
that event type, where you can inspect the event details.
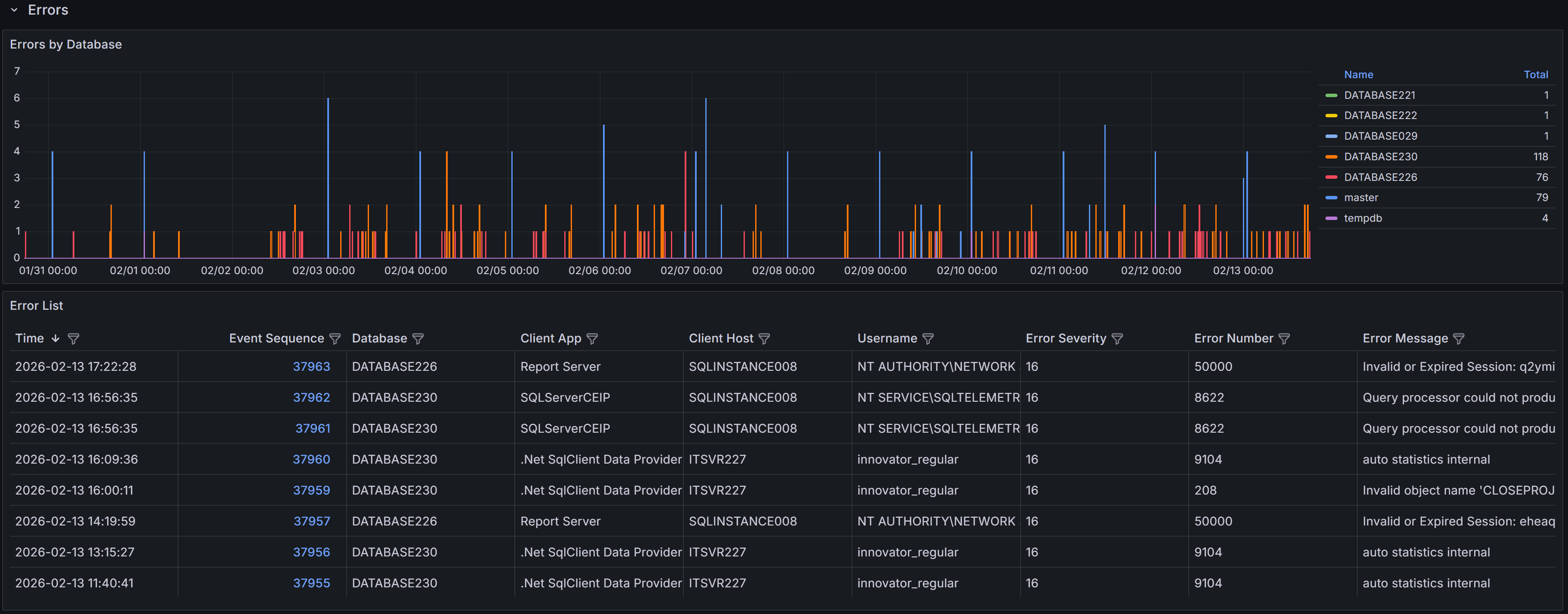
4.1 - Errors
Details about errors occurring on the instance
The Errors dashboard helps you monitor and diagnose SQL Server errors that may indicate application
issues, security problems, or infrastructure failures. By tracking error patterns over time and
analyzing error details, you can proactively identify and resolve problems before they impact users.
Expand the “Errors” row to see a chart that shows the number of errors per database over time.
Errors by database
Below the chart, a table lists individual error events with these columns:
- Time: the time the error occurred
- Event sequence: a unique identifier for the error event
- Database: Name of the database where the error occurred
- Client App: Name of the client application that caused the error
- Client Host: Name of the client host that originated the error
- Username: Login name of the connection where the error occurred
- Error Severity: the severity level of the error, on a scale from 16 to 25
- Error Number: the error number, which identifies the type of error
- Error Message: a brief description of the error
SQL Server error severity levels range from 0 to 25. This dashboard displays only errors with
severity 16 or higher, which represent user-correctable errors and system-level problems. Severity
16-19 errors are typically application or query errors that users can fix. Severity 20-25 errors
indicate serious system problems that may require DBA intervention. Understanding severity helps you
prioritize which errors need immediate attention.
Note
Error 17830 (“Network error code 0x2746 occurred while establishing a connection”) is excluded from
this view because it can occur very frequently during normal connection pooling and retry logic,
creating noise that obscures more actionable errors.Tip
Use the filter controls in the column headers to filter the table. Click a column header to
sort by that column: each click cycles through ascending, descending, and no sort.Error Details
Click the link in the Event Sequence column to open the error details dashboard.
It shows the full error message and, when available, the SQL statement that caused the error.
The SQL text may be unavailable for some error types.
Error Details
Common Error Patterns to Investigate
When analyzing errors, watch for these common patterns:
Permission Errors (229, 297, 300, 15247) - Users attempting operations they don’t have rights to perform.
Review permissions and ensure applications are using appropriate service accounts.
Connection Errors (18456) - Failed login attempts. May indicate incorrect credentials, expired
passwords, or potential security issues.
Object Not Found (207, 208) - Queries referencing columns, tables, views, or procedures that don’t exist. Often
occurs after deployments or when applications use wrong database contexts.
A complete list of SQL Server error numbers and their meanings can be found in the official documentation:
Using the Errors Dashboard Effectively
Start by filtering the time range to focus on recent errors or specific time periods when users
reported issues. Use the database filter to focus on specific databases if you’re responsible for
particular applications.
Filter by Error Number to display similar errors together. Grouping by error number helps you
identify whether a single issue is affecting multiple users or databases.
When you find patterns of repeated errors, click through to the error details to examine the full
error message and SQL statement. The SQL text often reveals the specific query or operation causing
problems, allowing you to identify whether the issue is in application code, database schema, or
data quality.
Monitor error trends over time by comparing different time periods. Increasing error rates may
indicate degrading application quality, growing data volumes causing queries to fail, or infrastructure
issues affecting database connectivity.
Exporting Error Events
You can export the error events table to CSV for offline analysis or sharing with development teams.
Click on the three-dot menu in the table header and select Inspect –> Data to download the data in CSV format.

On the next dialog, make sure to check all three switches to download a result set that resembles the
table view in the dashboard as closely as possible, including all columns and filters.

Click Download CSV to export the data. You can then open the CSV file in Excel or other tools for further analysis,
such as pivoting by error number or database to identify common issues.
This is what the exported CSV file looks like when opened in Excel, with all columns and filters applied:

4.2 - Blocking
Blocking Events
The Blocking dashboard helps you identify and diagnose sessions that are waiting for locks held by
other sessions.
Important
Blocking occurs when one transaction holds a lock on a resource that another transaction needs to access,
causing the second transaction to wait. While some blocking is normal in multi-user database systems,
excessive or prolonged blocking can severely impact application performance and user experience.Understanding blocking patterns helps you identify problematic
queries, optimize transaction design, and improve concurrency.
Expand the “Blocking” row to view a chart that shows the number of blocking events
for each database.

SQL Server generates blocked process events only when a session waits on a lock longer than the configured
blocked process threshold. By default, this threshold is set to 0 seconds, which means SQL Server
does not generate blocking events at all.
Tip
The QMonitor setup script configures the blocked process threshold to 10 seconds as a recommended starting
point. If you see too many blocking events for brief waits that don’t cause problems, increase the threshold
to 15-20 seconds. After resolving most major blocking issues, lower it to 5 seconds to catch emerging problems
early.The blocking events table below the chart provides detailed information about each blocking occurrence:
- Time shows when the blocking event was captured, helping you correlate blocking with other
activities like batch jobs or peak usage periods.
- Event Sequence provides a unique identifier for the blocking event that you can reference when
investigating or communicating with team members.
- Database identifies which database the blocking occurred in, helping you route investigation to
the appropriate database owners.
- Object ID indicates the specific table or index involved in the lock, useful for identifying
which database objects are causing contention.
- Duration displays how long the blocked session waited before the event was captured. Note that
this is the wait time at the moment of capture; if blocking continued, the actual total wait time
may be longer.
- Lock Mode shows the type of lock the blocking session holds (e.g., Exclusive, Shared, Update).
Understanding lock modes helps you identify whether blocking is caused by writes blocking reads,
writes blocking writes, or other lock compatibility issues.
- Resource Owner Type indicates what type of resource is being locked, such as a row, page, table,
or database.
Use the column filters and sort controls to filter and sort the table.
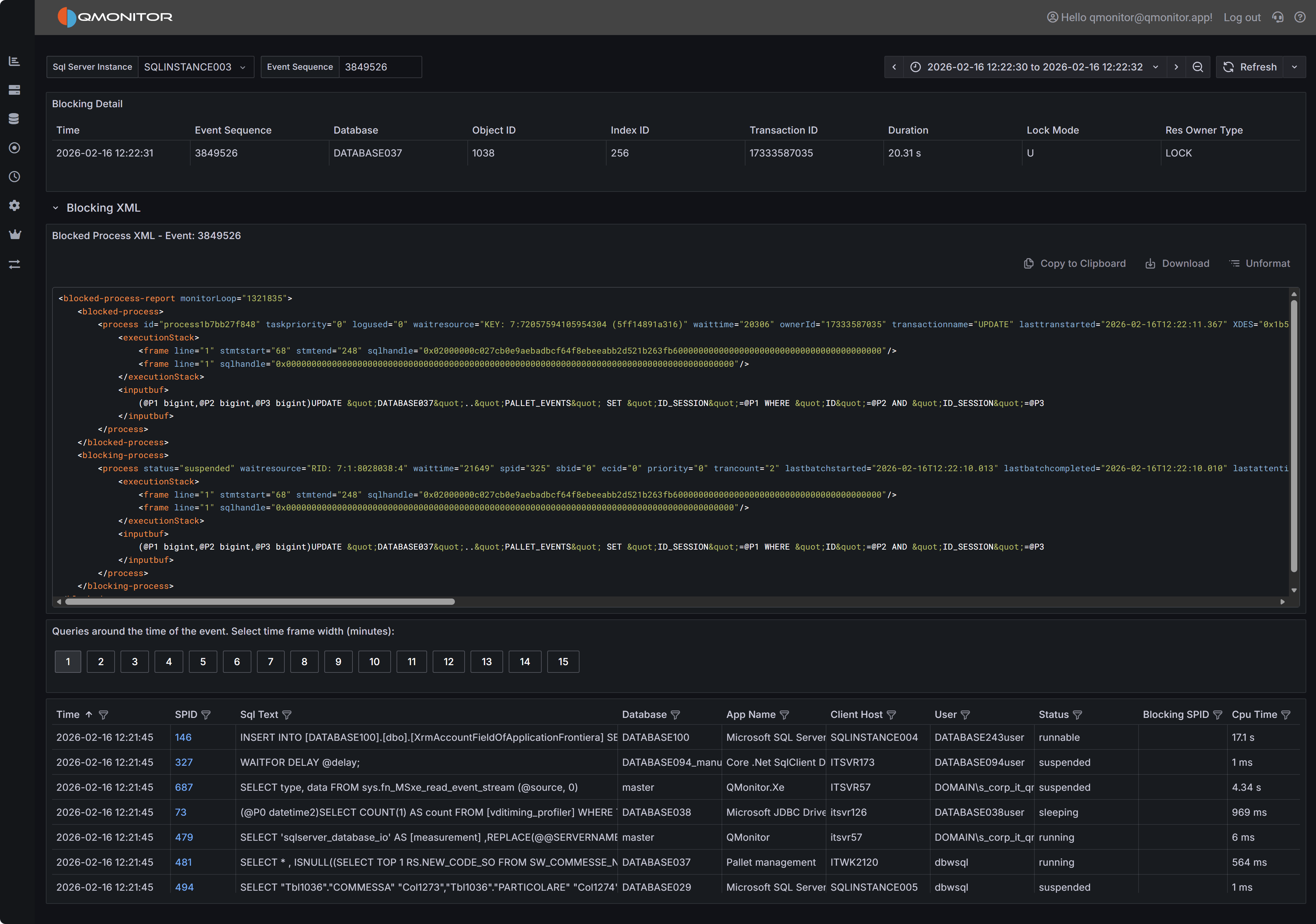
Click a row to open the Blocking detail dashboard.
Blocking Event Details
When you click on a blocking event in the main table, the Blocking Detail dashboard opens with
comprehensive information to help you diagnose the root cause.
Blocking event detail showing blocked and blocking processes
Event Summary
The top table provides key information about both the blocked and blocking processes. You’ll see the
session IDs (SPIDs) of the blocked and blocking sessions, how long the blocking lasted, which database
and object were involved, the lock mode causing the block, and the resource owner type. This summary
gives you immediate context about what was blocked, what was blocking it, and how serious the impact was.
Blocked Process Report XML
The Blocked Process Report XML panel displays the complete XML report generated by SQL Server when the
blocking event occurred. This XML contains detailed information about both the blocked and blocking
sessions, including the SQL statements they were executing, their transaction isolation levels, and
the specific resources they were waiting for or holding.
The XML includes one or more <blocked-process> nodes describing sessions that were waiting, and one
or more <blocking-process> nodes describing sessions that held the locks. Each node contains attributes
and child elements that provide:
- The SQL statement being executed (in the
inputbuf element). This might be truncated if the statement is very long. - The transaction isolation level
- Lock resource details (database ID, object ID, index ID, and the specific row or page being locked)
- The login name and host name of the session
- The current wait type and wait time
While the complete XML schema is documented in Microsoft’s SQL Server documentation, the most immediately
useful information is typically the SQL text from both the blocked and blocking processes. Documenting
the complete XML structure is beyond the scope of this documentation.
Active Sessions Grid
The bottom grid lists all sessions that were active around the time the blocking event occurred. This
context is valuable because blocking chains often involve multiple sessions, and understanding the
overall session activity helps you identify patterns and root causes.
Use the time window buttons above the grid to adjust how far before and after the blocking event you
want to see session data. Options range from 1 minute to 15 minutes. A wider window provides more
context but may include unrelated sessions.
Tip
Filter the grid by the “Blocking or Blocked” column set to “1” to see only sessions that were
either blocking another session or being blocked. This focused view helps you quickly identify
all participants in blocking chains without displaying unrelated active sessions.4.3 - Deadlocks
Information on deadlocks
The Deadlocks dashboard helps you identify and diagnose deadlock situations.
Expand the “Deadlocks” row to view a chart that shows the number of deadlocks
for each database.

Understanding Deadlocks
A deadlock occurs when two or more sessions create a circular dependency on locks.
Example
Session 1 updates Table A and then tries to update Table B, while Session 2 updates Table B and then
tries to update Table A. If both sessions start at nearly the same time, Session 1 will hold a lock on
Table A while waiting for Table B, and Session 2 will hold a lock on Table B while waiting for Table A.
Neither can proceed, creating a deadlock.SQL Server’s deadlock detector runs every few seconds to identify these circular lock dependencies. When
a deadlock is detected, SQL Server analyzes the sessions involved and chooses one as the “deadlock victim”
based on factors like transaction cost and deadlock priority. The victim’s current statement is rolled
back with error 1205, while other sessions proceed normally. The application that receives error 1205
should catch this error and retry the transaction, as the same operation will typically succeed on retry
once the competing transaction completes.
QMonitor captures deadlock events through SQL Server extended events and stores the complete deadlock
graph as XML. This graph contains detailed information about all sessions involved in the deadlock, the
resources they were competing for, and the SQL statements they were executing at the time.
The deadlock events table below the chart lists all captured deadlocks with the following information:
- Time shows when the deadlock occurred, helping you identify patterns such as deadlocks during batch
processing or peak usage periods.
- Event Sequence provides a unique identifier for the deadlock event that you can use when
communicating with team members or referencing in tickets.
- Database identifies which database the deadlock occurred in, helping you route investigation to the
appropriate database owners and application teams. This is often reported as “master”,
- but the graph itself contains the actual database context for each session.
- User Name shows the SQL Server login involved in the deadlock, useful for identifying which
applications or users are experiencing deadlock issues.
Use the column filters to narrow the list to specific databases or time periods, and sort by Time to see
the most recent deadlocks first or to identify clusters of deadlocks occurring in quick succession.
Click a row to open the Deadlock detail dashboard.
Deadlock Event Details
When you click on a deadlock event in the main table, the Deadlock Detail dashboard opens with
comprehensive information to help you understand and resolve the deadlock.
Deadlock event detail showing deadlock graph XML and active sessions
Deadlock Graph XML
The deadlock graph XML panel displays the complete XML representation of the deadlock as captured by SQL
Server. This XML contains all the information SQL Server used to detect and resolve the deadlock, making
it the authoritative source for understanding what happened.
The XML structure includes several key node types:
Process Nodes (<process>) describe each session involved in the deadlock. Each process node contains:
- The session ID (SPID) and transaction ID
- Whether the process was chosen as the deadlock victim
- The isolation level the transaction was using
- Lock mode and lock request mode
- The SQL statement being executed (in the
<inputbuf> element) - The execution stack showing which stored procedures or code paths led to the deadlock
Resource Nodes describe the database objects involved in the deadlock, such as:
<keylock> for row-level locks on index keys<pagelock> for page-level locks<objectlock> for table-level locks<ridlock> for row identifier locks on heap tables
Each resource node shows which processes own locks on the resource and which processes are waiting for
locks on that resource, revealing the circular dependency.
Owner and Waiter Lists within each resource node show the lock ownership chain. By following the
owners and waiters across resources, you can trace the deadlock cycle: Process A owns Resource 1 and
waits for Resource 2, while Process B owns Resource 2 and waits for Resource 1.
Reading the Deadlock Graph
To analyze a deadlock, start by identifying the victim process (marked with deadlock-victim="1" in
the process node). Then examine the SQL statements in all participating processes to understand what
operations were attempting to execute.
Look at the resource nodes to identify which database objects were involved. The object names are
typically shown as object IDs that you can look up in sys.objects, but the associated index IDs and
database names provide immediate context.
Trace the lock ownership chain by following the <owner-list> and <waiter-list> elements. This reveals
the exact sequence of lock requests that formed the deadlock cycle. Understanding this sequence is crucial
for determining how to prevent the deadlock.
Pay attention to the isolation levels shown in the process nodes. Higher isolation levels like REPEATABLE
READ or SERIALIZABLE hold locks longer and increase deadlock likelihood. If you see these isolation levels,
consider whether they’re truly necessary for the business logic.
Tip
SQL Server Management Studio (SSMS) has a built-in deadlock graph viewer that can visualize this XML,
making it easier to interpret the relationships between processes and resources. You can download the XML
using “Download” button and open it in SSMS to get a graphical representation of the deadlock.Active Sessions Context
The bottom grid shows sessions that were active around the time the deadlock occurred. Use the time window
buttons (1 to 15 minutes) to expand or narrow the view.
This context helps you understand the overall workload and identify whether there were other related
activities occurring simultaneously. For example, if you see multiple similar queries running at the same
time, this might indicate that concurrency issues need to be addressed at the application level through
better transaction design or job scheduling.
4.4 - Timeouts
Information on query timeouts
The Timeouts dashboard helps you identify and diagnose queries that exceed their configured timeout
limits before completing execution. Query timeouts occur when the time required to execute a query
exceeds the timeout value set by the client application, connection string, or command object. When a
timeout occurs, the client cancels the query and typically returns an error to the user.
Important
Query timeouts are enforced on the client side, not by SQL Server itself. When an application executes
a query, it sets a timeout period (typically 30 seconds by default for ADO.NET and many other frameworks).
If the query doesn’t complete within this period, the client connection library sends an attention signal
to SQL Server to cancel the query and returns a timeout error to the application.Expand the “Timeouts” row to view a chart that shows the number of timeouts
for each database.

QMonitor captures timeout events and records the error text, session details, and, when available, the
SQL text.
The timeout events table below the chart provides detailed information about each timeout occurrence:
- Time shows when the timeout occurred, helping you correlate timeouts with other activities such as
batch jobs, report generation, or peak usage periods.
- Event Sequence provides a unique identifier for the timeout event that you can reference when
investigating or communicating with team members.
- Database identifies which database the timed-out query was executing against, helping you route
investigation to the appropriate database owners.
- Duration shows how long the query had been running when it timed out. This is crucial information:
if duration is close to common timeout values (30, 60, or 120 seconds), the timeout setting may be
appropriate and the query needs optimization. If duration is much shorter, there may have been network
issues or the client may have cancelled prematurely.
- Application displays the application name from the connection string, helping you identify which
applications or services are experiencing timeout issues.
- Username shows the SQL Server login used for the connection, useful for identifying whether timeouts
are widespread or isolated to specific users or service accounts.
Use the column filters to focus on specific databases or applications, and sort by Duration to identify
whether timeouts are occurring at consistent durations (suggesting timeout setting issues) or varying
durations (suggesting query performance problems).
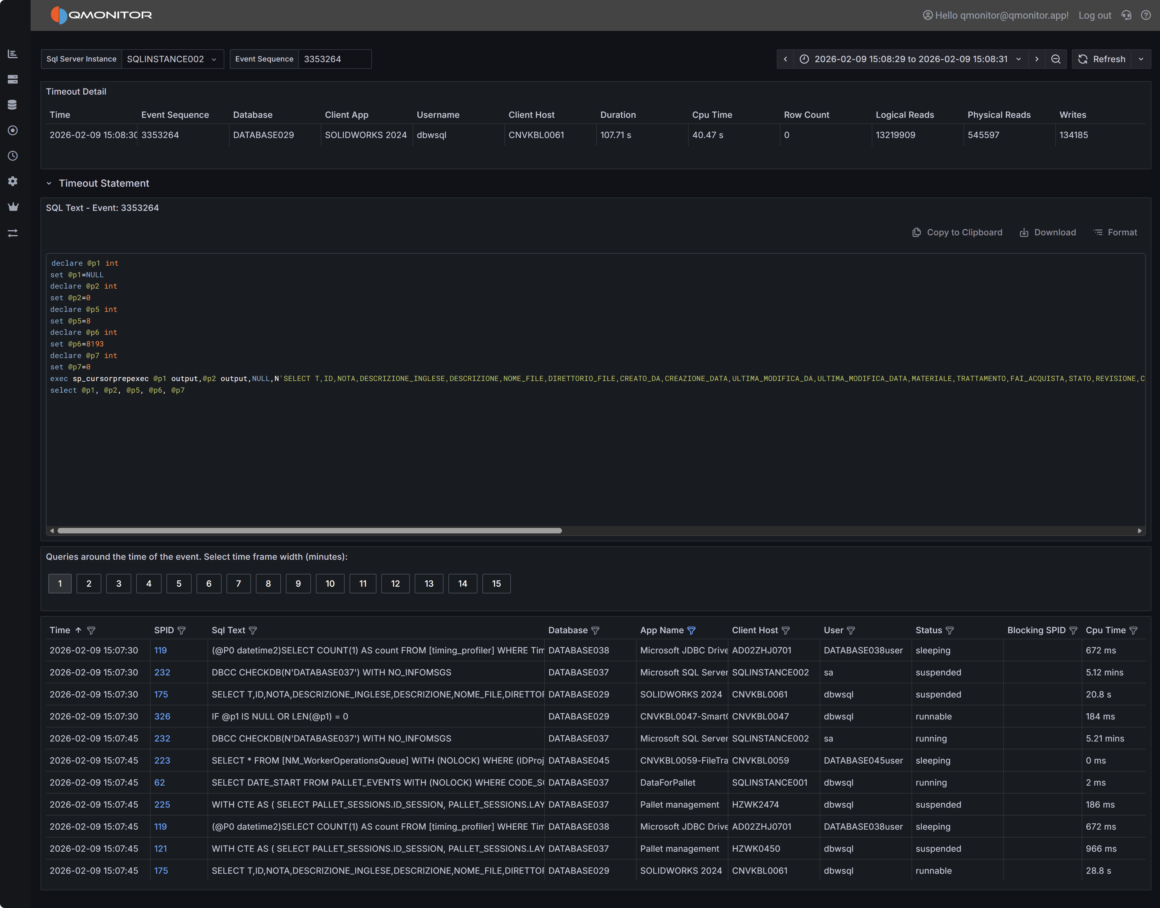
Timeout Event Details
When you click on a timeout event in the main table, the Timeout Detail dashboard opens with comprehensive
information to help you diagnose the root cause.
Timeout event detail showing event summary, SQL statement, and active sessions
Event Summary
The top table displays key information about the timeout event, including the exact time it occurred, the
database involved, the duration before timeout, the application name, and the username. This summary gives
you immediate context about the circumstances of the timeout.
SQL Statement
The SQL Statement panel displays the query that timed out, when this information is available. Having the
complete SQL text is essential for investigating whether the query itself needs optimization. You can copy
this text to run the query in SQL Server Management Studio with execution plans enabled to identify
expensive operators, missing indexes, or inefficient query patterns.
Note that SQL text may not be available for all timeout events. Some timeouts occur during connection
establishment or for system operations that don’t have associated SQL text. When SQL text is unavailable,
focus on the session context and timing to understand what was happening.
Active Sessions Context
The bottom grid shows all sessions that were active around the time the timeout occurred. This context is
useful for understanding whether the timeout was an isolated incident or part of broader performance
issues affecting the instance.
Use the time window buttons above the grid to adjust the view from 1 to 15 minutes before and after the
timeout. A wider window provides more context about overall instance activity, while a narrower window
focuses specifically on sessions active during the timeout.
Look for patterns in the active sessions grid:
- Blocking chains where multiple sessions are waiting on locks held by others, which may have delayed
your timed-out query
- Resource-intensive queries running concurrently that may have caused CPU or I/O contention
- Similar queries running simultaneously, indicating potential concurrency issues at the application level
- Long-running transactions that might be holding locks or consuming resources
Filter the grid to show only blocked sessions or sessions with high CPU or I/O metrics to quickly identify
potential causes of the timeout.
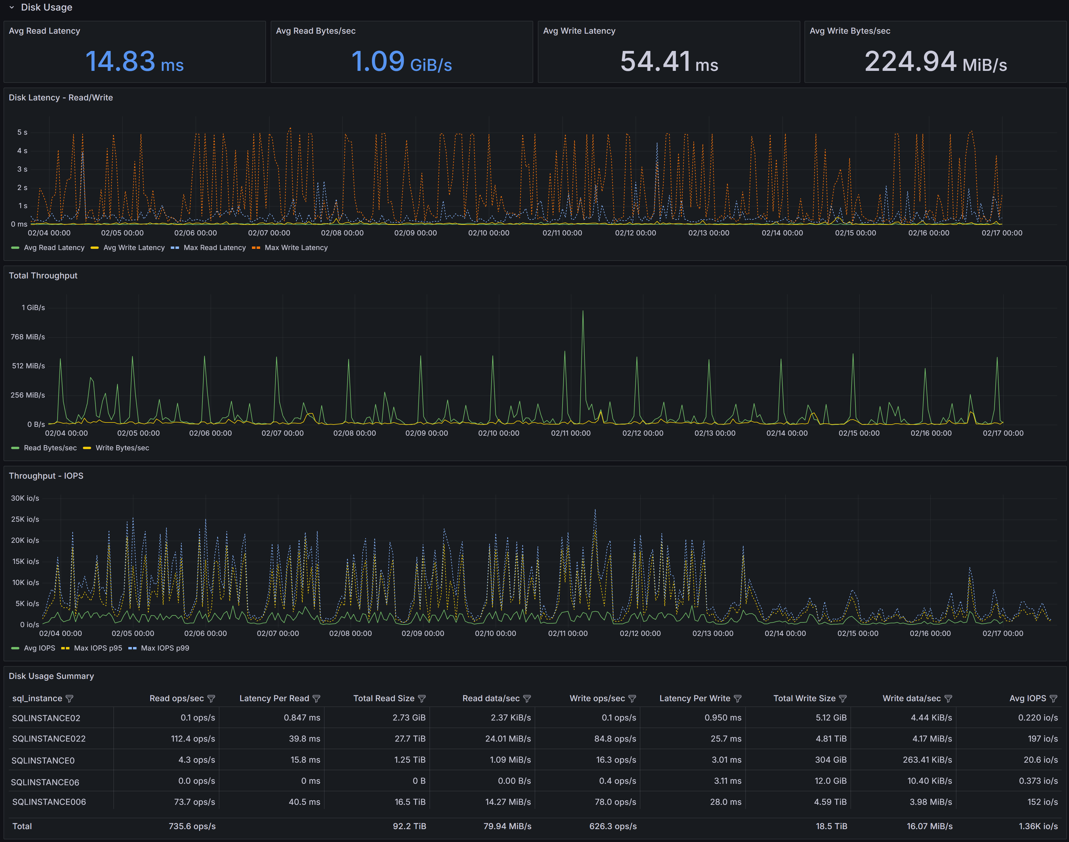
5 - SQL Server I/O Analysis
SQL Server I/O Analysis
The SQL Server I/O Analysis dashboard provides comprehensive visibility into disk I/O performance across
your SQL Server instance. Understanding I/O patterns and performance is essential for diagnosing storage
bottlenecks, capacity planning, and optimizing query performance. This dashboard breaks down I/O metrics
by volume, database, and file type, helping you identify where I/O resources are being consumed and
whether storage performance meets workload requirements.
SQL Server I/O Analysis dashboard showing I/O metrics by volume and database
Dashboard Sections
I/O by Volume
The I/O by Volume section provides an overview of disk I/O performance at the volume level, showing how
each physical or logical volume hosting SQL Server data and log files is performing.

Overview Table
The overview table displays key I/O metrics for each volume:
- File Type indicates whether the volume contains data files (ROWS) or log files (LOG). This
distinction is important because data and log files have different I/O patterns: data files typically
have mixed random and sequential I/O, while log files have predominantly sequential write I/O.
- Volume shows the drive letter or mount point where SQL Server files reside.
- Reads displays the total number of read operations performed on this volume during the selected time
range. High read counts on data volumes may indicate memory pressure forcing SQL Server to read from
disk frequently, or queries performing large scans.
- Read ops/sec shows the average read operations per second, indicating read workload intensity.
- Latency Per Read displays the average time in milliseconds for read operations to complete. For modern
SSD storage, read latency should typically be under 5ms. Latencies above 10ms may indicate storage
performance issues, excessive load, or storage configuration problems.
- Read Data Rate shows the throughput in MB/s for read operations, indicating how much data is being
read from the volume per second.
- Read stalls/sec indicates how frequently read operations are delayed waiting for I/O completion. High
stall rates combined with high latency suggest storage performance problems.
- Writes displays the total number of write operations performed on this volume.
- Write ops/sec shows the average write operations per second.
- Latency Per Write displays the average time in milliseconds for write operations to complete. Write
latency is typically higher than read latency, but values consistently above 20ms may indicate problems.
- Write Data Rate shows the throughput in MB/s for write operations.
- Write stalls/sec indicates how frequently write operations are delayed.
Use this table to identify volumes with high latency or stall rates that may be experiencing performance
problems. Compare read and write patterns to understand whether volumes are primarily serving read-heavy
or write-heavy workloads.
Below the overview table, several charts visualize I/O performance trends over time:

Average Disk Latency - Reads shows how read latency varied during the selected time period for each
volume. Spikes in read latency often correlate with periods of high concurrent query activity, memory
pressure forcing more physical reads, or storage system performance issues. Consistent high latency
suggests chronic storage performance problems that need investigation.
Average Disk Latency - Writes displays write latency trends. For log file volumes, write latency
directly impacts transaction commit times since transactions cannot complete until log writes finish.
High or spiking write latency on log volumes can significantly impact application performance.
Read ops/sec charts show read operation intensity over time. Sudden increases in read operations may
indicate new queries, missing indexes forcing table scans, or decreased buffer cache hit ratios due to
memory pressure or cache churn.
Write ops/sec charts display write operation intensity. Write spikes often correlate with checkpoint
activity, index maintenance operations, large data modifications, or log activity during high transaction
volumes.
Read Bytes/sec shows read throughput over time. High read throughput with many read operations suggests
random I/O patterns, while high throughput with fewer operations indicates large sequential reads.
Write Bytes/sec displays write throughput trends. For data files, write throughput reflects checkpoint
activity and dirty page flushing. For log files, it reflects transaction log write activity.
I/O by Database - LOG
The I/O by Database - LOG section breaks down log file I/O performance by individual database, helping you
identify which databases generate the most transaction log activity.

Log I/O Metrics Table
The table displays detailed log file I/O metrics for each database:
- Database identifies the database name.
- Reads shows the number of read operations on the transaction log. Log reads occur during operations
like transaction rollback, database recovery, or transaction log backups. High log read activity outside
of these scenarios is unusual and may indicate problems.
- Read ops/sec indicates the rate of log read operations.
- Latency Per Read shows average log read latency. Log reads are typically infrequent, but high latency
can impact recovery operations.
- Read Data Rate displays log read throughput.
- Read stalls/sec shows how often log reads are delayed.
- Writes displays the total number of log write operations. Every transaction that modifies data must
write to the transaction log, making this a key metric for understanding database activity.
- Write ops/sec shows the rate of log write operations, which correlates directly with transaction
throughput.
- Latency Per Write is one of the most critical I/O metrics. Log writes are synchronous: transactions
cannot commit until their log records are written to disk. High log write latency directly impacts
transaction throughput and application performance. Values above 10-15ms may significantly impact user
experience.
- Write Data Rate shows log write throughput, indicating how much transaction log data is being
generated per second.
- Write stalls/sec indicates how often log write operations are delayed waiting for I/O completion.
The charts visualize log I/O trends for each database:
Average Disk Latency - Reads shows log read latency trends. Spikes during backup operations are normal.
Average Disk Latency - Writes is critical for understanding transaction performance. Consistent high
write latency indicates storage problems affecting transaction commit times.
Read ops/sec and Write ops/sec charts show log I/O activity patterns. Write operations should
correlate with transaction activity patterns: high during business hours, lower during off-peak times.
Read Bytes/sec and Write Bytes/sec show log throughput trends. High log write throughput indicates
heavy transaction activity or large data modifications.
I/O by Database - ROWS
The I/O by Database - ROWS section breaks down data file I/O performance by database, showing which databases
consume the most data file I/O resources.

Data File I/O Metrics Table
The table displays comprehensive data file I/O metrics:
- Database identifies the database name.
- Reads shows the total read operations on data files. High read counts may indicate memory pressure,
missing indexes causing table scans, or queries retrieving large result sets.
- Read ops/sec indicates read operation intensity.
- Latency Per Read shows average data file read latency. High latency impacts query performance,
especially for queries that must read from disk frequently due to insufficient memory or inefficient
execution plans.
- Read Data Rate displays data file read throughput.
- Read stalls/sec shows how often read operations are delayed.
- Writes displays data file write operations. Writes occur during checkpoint operations when dirty
pages are flushed to disk, during lazy writer activity, and during certain operations like SELECT INTO
or bulk inserts.
- Write ops/sec shows write operation rate.
- Latency Per Write indicates how long write operations take to complete. While data file writes are
typically asynchronous (unlike log writes), high write latency can still impact performance by preventing
SQL Server from freeing up buffer pool memory for new pages.
- Write Data Rate shows data file write throughput.
- Write stalls/sec indicates write operation delays.
The charts visualize data file I/O trends:
Average Disk Latency - Reads shows how read latency varies over time. Spikes often correlate with
concurrent query activity, memory pressure, or queries performing large scans. Use this chart with the
Memory section of the Instance Overview dashboard to understand whether high read latency is related to
insufficient buffer cache.
Average Disk Latency - Writes displays write latency trends for data files. Spikes during checkpoint
intervals are normal, but consistently high latency may indicate storage performance issues.
Read ops/sec charts show data file read activity. Compare these patterns with query execution patterns
to understand whether high reads correlate with specific queries or time periods.
Write ops/sec charts display write activity patterns. Regular spikes typically correspond to checkpoint
intervals configured for your instance.
Read Bytes/sec and Write Bytes/sec show data file throughput trends, helping you understand I/O
bandwidth consumption patterns.
Interpreting I/O Metrics
Understanding what I/O metrics reveal about your system is essential for effective troubleshooting and
optimization.
High Read Latency on Data Files typically indicates one of several issues: storage system performance
problems, excessive concurrent I/O load exceeding storage capacity, memory pressure forcing more physical
reads than the storage can efficiently handle, or storage configuration issues like improper RAID levels
or insufficient disk spindles. Compare read latency trends with memory metrics from the Instance Overview
dashboard: if Page Life Expectancy is low and read latency is high, adding memory may be more effective
than upgrading storage.
High Write Latency on Log Files is particularly critical because it directly impacts transaction commit
times and application performance. Potential causes include storage system limitations, log files on slow
storage or shared with other I/O intensive workloads, write caching disabled or improperly configured, or
network latency if using SAN storage. Even a few milliseconds of improvement in log write latency can
significantly impact transaction throughput.
High Read Operations/sec may indicate memory pressure causing poor buffer cache hit ratios, missing
indexes forcing table scans that read many pages, queries retrieving large result sets, or increased
workload. Investigate whether query optimization or memory increases would be more effective than storage
upgrades.
High Write Operations/sec on data files often reflects checkpoint activity flushing dirty pages. If
write spikes correlate with checkpoint intervals, this is normal behavior. If writes are consistently high,
investigate whether large index maintenance operations, bulk data loads, or heavy UPDATE/DELETE activity
is occurring.
Stalls indicate I/O operations delayed waiting for storage. High stall rates combined with high latency
clearly indicate storage performance problems. Even with acceptable average latency, high stall rates
suggest inconsistent storage performance that may impact user experience.
Using the Dashboard for Troubleshooting
When investigating storage-related performance problems, start with the I/O by Volume section to identify
which volumes are experiencing high latency or stall rates. This helps you determine whether problems are
isolated to specific volumes or affect all storage.
If log file volumes show high write latency, this should be your top priority because it directly impacts
every transaction. Log writes are synchronous, so improving log write performance can yield immediate
benefits for transaction throughput. Consider moving log files to faster storage, enabling write caching
if safe, or investigating whether multiple databases’ log files are competing for resources on the same volume.
Check whether data file I/O problems are widespread across all databases or isolated to specific databases.
If isolated, focus optimization efforts on those databases through query tuning, indexing, or memory
allocation. If widespread, consider storage upgrades or instance-level memory increases.
Compare I/O patterns with other dashboard data. High read operations with low Page Life Expectancy suggests
memory pressure. High read operations with missing index warnings in query plans suggests index optimization
opportunities. High I/O during specific time windows suggests investigating what workloads run during those
periods.
Use the time range selector to compare current I/O metrics with historical baselines. Gradually increasing
latency over time may indicate growing data volumes exceeding storage capacity, while sudden latency increases
suggest configuration changes, new workloads, or storage system problems.
Storage Optimization Strategies
Based on I/O analysis findings, consider these optimization approaches:
Separate Workloads - Place log files on separate physical storage from data files. Log file I/O is
sequential and latency-sensitive, while data file I/O is mixed random and sequential. Separating them
prevents interference and allows tuning storage for each workload’s characteristics.
Use Faster Storage for Logs - Since log write latency directly impacts transaction throughput, placing
log files on the fastest available storage (NVMe SSDs, for example) provides immediate performance benefits.
Even modest log write latency improvements can significantly increase transaction throughput.
Enable Write Caching - On storage controllers with battery-backed or flash-backed cache, enable write
caching for log file volumes. This can dramatically reduce log write latency. Ensure proper backup power
protection to prevent data loss.
Increase Memory - Before upgrading storage, evaluate whether increasing SQL Server memory would reduce
I/O load by improving buffer cache hit ratios. More memory means fewer reads from disk, potentially
eliminating the need for storage upgrades.
Optimize Queries and Indexes - High I/O volumes caused by inefficient queries or missing indexes are
best solved through query optimization rather than storage upgrades. Use the Query Stats dashboard to
identify high-I/O queries and optimize them.
Adjust Checkpoint Intervals - If write spikes during checkpoint intervals cause performance problems,
consider adjusting the recovery interval setting to spread writes more evenly over time. However, this
increases recovery time after crashes.
Monitor Storage System - Use storage system monitoring tools to identify bottlenecks at the SAN, RAID
controller, or disk level. QMonitor shows I/O from SQL Server’s perspective; storage system tools show
the underlying hardware performance.
6 - Capacity Planning
An overall view of resource consumption to plan resource upgrades
Dashboard Purpose
The Capacity Planning dashboard provides infrastructure-wide visibility into resource trends over time.
Use this dashboard to identify capacity constraints across your SQL Server estate and plan hardware
investments. For instance-specific troubleshooting and optimization, see the
Instance Overview
dashboard.
The Capacity Planning dashboard presents historical resource consumption metrics for your SQL Server
instances so you can spot trends, judge current load, and predict when additional resources will be
needed. This dashboard helps you make informed decisions about hardware upgrades, VM rightsizing, database
consolidation, or workload redistribution by providing clear visibility into CPU, storage, I/O, and memory
utilization patterns over time.
Dashboard Sections
CPU History
The CPU History section provides comprehensive visibility into CPU capacity and utilization across your
SQL Server instances, enabling you to compare differently sized servers on a common scale and identify
when additional CPU resources will be needed.
Capacity Planning dashboard showing CPU trends
CPU KPIs
At the top of the section, three key performance indicators summarize CPU metrics across the selected
instances:
Total Server Cores displays the aggregate number of CPU cores available across all selected instances.
This gives you a sense of your total CPU capacity and helps with capacity planning calculations.
CPU Usage % (Normalized to 1 Core) expresses average CPU utilization on a per-core basis, normalized
to a single-core equivalent. This normalization allows you to compare CPU intensity across servers with
different core counts on equal footing.
Understanding CPU Normalization
A 4-core server at 20% CPU utilization = 80% normalized (20% × 4 cores). This represents the workload
intensity as if running on a single core, allowing fair comparison regardless of server size.Cores Used converts the normalized CPU percentage into an estimated count of cores actively in use
across all selected instances. This is calculated as (Average CPU% × Total Server Cores ÷ 100). This
metric provides an intuitive understanding of absolute CPU demand—if you see 3.1 cores used out of 24
total cores, you immediately understand both utilization intensity and available headroom.
CPU Usage Charts
Below the KPIs, two charts visualize CPU consumption patterns:
SQL Server CPU Usage (Normalized to 1 Core) shows each instance’s CPU utilization scaled to a
single-core equivalent over time. This chart allows you to compare CPU intensity across instances with
different core counts and identify which instances are experiencing the highest per-core pressure. Rising
trends in this chart indicate increasing CPU usage that may eventually require optimization or
additional capacity.
SQL Server Core Usage displays the estimated number of cores in use over time for each instance. This
chart helps you understand aggregate core demand and evaluate capacity headroom. Sustained increases in
this chart indicate growing workload that may eventually exhaust available capacity.
CPU Summary Table
The SQL Server CPU Usage Summary table ties the charts to individual instances and provides detailed
per-instance metrics:
- SQL Instance identifies each server.
- Avg CPU Usage % shows the average CPU utilization over the selected time interval.
- Total Server Cores displays the number of CPU cores available on each host.
- CPU Usage % (Normalized) is calculated as Avg CPU% × Total Server Cores, showing the equivalent
single-core utilization.
- Cores Used (Normalized) is calculated as (Avg CPU% × Total Server Cores) ÷ 100, showing the
estimated number of cores actively utilized.
Use this table to rank instances by absolute CPU consumption and identify servers that would benefit from
deeper investigation, query optimization, or workload redistribution. Sort by Cores Used to find instances
with the highest absolute demand, or by CPU Usage % (Normalized) to find instances with the highest
per-core intensity.
Interpreting CPU Trends
Look for rising trends in normalized CPU percentage or sustained high cores-used values. These patterns
indicate growing CPU pressure that should be addressed before performance degrades. Sudden spikes may be
acceptable if they correlate with known batch processes, but consistent baseline increases suggest
permanent workload growth requiring capacity planning attention.
For instances with sustained high per-core utilization (above 70-80% normalized), these are candidates for:
- CPU capacity increases (more cores or larger VM SKUs)
- Workload redistribution to underutilized instances
- Deeper investigation using the Instance Overview dashboard to determine if optimization opportunities exist
Correlate CPU trends with memory, I/O, and wait-type metrics from other dashboards to form a complete
capacity plan. CPU pressure combined with memory pressure may indicate that adding memory could reduce CPU
load by improving cache hit ratios. CPU pressure combined with high CXPACKET waits may indicate parallelism
tuning opportunities rather than capacity issues. Always allow headroom (commonly 20-30%) for growth and
transient spikes unless autoscaling is available.
Data & Log Size
The Data & Log Size section tracks historical database file growth, helping you identify rapidly growing
databases and plan storage capacity or maintenance before running out of disk space.
Capacity Planning dashboard showing disk space usage trends
Storage KPIs
Six KPIs summarize data and log file growth across the selected instances:
Initial Data Size shows the total database data file size at the start of the selected time interval,
typically displayed in terabytes or gigabytes. This establishes the baseline for measuring growth.
Latest Data Size displays the most recent total data file size, showing the current storage consumption.
Data Growth shows the increase in data file size between the initial and latest measurements,
indicating how much storage has been consumed during the interval.
Note
Negative growth can occur when databases are deleted, files are shrunk, or data is archived. Always
investigate unexpected negative growth to ensure it was intentional.Initial Log Size shows the total transaction log file size at the start of the interval.
Latest Log Size displays the most recent total log file size.
Log Growth shows the change in log file size during the interval, which in well-maintained systems
should be relatively stable or modest. Large log growth may indicate infrequent log backups, long-running
transactions, or heavy bulk operations.
Storage Growth Charts
Two time-series charts visualize file size trends:
Data Size shows data file size changes over time for selected instances. Use this chart
to detect steady linear growth indicating consistent workload increases, sudden jumps suggesting bulk data
loads or new features, or unexpected decreases that may indicate data deletion or archiving activities.
Log Size shows transaction log file size trends over time. Log files in full recovery model grow until
log backups truncate the inactive portion. Steadily growing log files often indicate infrequent log backups,
while spikes may indicate large transactions or bulk operations. Consistently large logs may indicate
long-running transactions preventing log truncation.
Database Size Summary Table
The Database Size Summary table provides per-database detail:
- SQL Instance and Database identify each database.
- Initial Data Size and Latest Data Size show data file sizes at the start and end of the interval.
- Data Growth shows the change in data file size.
- Initial Log Size and Latest Log Size show log file sizes at the start and end of the interval.
- Log Growth shows the change in log file size.
Use this table to rank databases by growth rate and identify candidates for archiving, compression, index
maintenance, or retention policy changes. Sort by Data Growth to find the fastest-growing databases that
may require additional storage allocation or investigation into why growth is occurring. Databases with
large or growing log files deserve attention—investigate transaction patterns, backup frequency, and whether
full recovery model is necessary for each database.
Interpreting Storage Trends
Rapid, sustained data growth may indicate new workloads, retention policy changes, missing cleanup jobs,
or data hoarding without archiving strategies. Investigate recent application deployments, ETL process
changes, or business requirement changes that might explain growth patterns. Compare growth rates with
business metrics to determine whether growth is proportional to expected usage increases.
Large or growing log files often point to long-running transactions that prevent log truncation, infrequent
log backups in full recovery mode, or heavy bulk operations. Review backup schedules to ensure log backups
occur frequently enough (typically every 15-60 minutes for production databases). Investigate whether
simple recovery model would be appropriate for databases that don’t require point-in-time recovery.
Use the time-range selector to analyze growth over different periods. Daily growth patterns help with
immediate capacity planning, while weekly or monthly views reveal longer-term trends for strategic planning.
Disk Usage
The Disk Usage section shows historical disk I/O latency and throughput metrics, helping you identify
storage performance bottlenecks and capacity issues that affect database performance.
Capacity Planning dashboard showing disk usage trends
Four KPIs summarize I/O performance across selected instances:
Avg Read Latency shows the average time in milliseconds for read operations to complete during the
selected interval. For modern SSD storage, read latency should typically be under 5ms. Values above 10-15ms
may indicate storage performance issues, excessive concurrent load, or storage configuration problems.
Avg Read Bytes/sec displays average read throughput, showing how much data is being read from storage
per second. This metric helps you understand whether storage bandwidth is being consumed and whether you’re
approaching storage subsystem limits.
Avg Write Latency shows the average time in milliseconds for write operations to complete.
Critical
Write latency for transaction log files directly impacts transaction commit times since log writes are
synchronous. Values above 10-15ms may significantly impact application performance.Avg Write Bytes/sec displays average write throughput, indicating how much data is being written to
storage per second.
Three time-series charts visualize I/O patterns over the selected time range:
Disk Latency - Reads/Write shows both average read latency and average write latency plotted together
over time, along with maximum read and write latency values. The chart displays four series: Avg Read Latency,
Avg Write Latency, Max Read Latency, and Max Write Latency. Use this chart to spot periods of elevated
latency and correlate them with workload changes, concurrent activity, or storage system issues. Consistent
high latency indicates chronic storage performance problems, while intermittent spikes may correlate with
specific queries, batch jobs, or checkpoint activity. Pay particular attention to the gap between average
and maximum latency—large gaps indicate inconsistent storage performance that may cause unpredictable
application response times.
Total Throughput displays both read and write throughput (in bytes per second) on the same chart,
allowing you to see the overall I/O bandwidth consumption pattern. Sustained high read throughput may
indicate memory pressure forcing more physical reads, queries performing large scans, or increased workload.
Regular spikes in write throughput for data files typically correspond to checkpoint intervals, while
consistent write throughput reflects transaction activity levels. Compare read and write patterns to
understand whether your workload is read-heavy, write-heavy, or balanced.
Throughput - IOPS shows I/O operations per second for reads and writes, along with maximum IOPS values.
This chart displays Avg IOPS, Max IOPS (read), and Max IOPS (write).
IOPS vs Throughput
IOPS measures operation count, not data volume. High IOPS with low throughput = many small random operations
(OLTP). High throughput with low IOPS = large sequential operations. Storage systems can be IOPS-limited or
throughput-limited—understanding which bottleneck you hit guides upgrade decisions.Spikes in IOPS often correlate with index maintenance operations, checkpoint activity, or queries performing
many small reads.
Disk Usage Summary Table
The Disk Usage Summary table provides detailed per-instance I/O metrics:
- SQL Server Instance identifies each server.
- Read ops/sec shows the average number of read operations per second, indicating read workload intensity.
- Latency Per Read displays average read latency in milliseconds for each instance.
- Total Read Size shows the cumulative amount of data read during the interval.
- Read data/sec displays read throughput rate.
- Write ops/sec shows the average number of write operations per second.
- Latency Per Write displays average write latency in milliseconds for each instance.
- Total Write Size shows the cumulative amount of data written during the interval.
- Write data/sec displays write throughput rate.
- Avg IOPS shows the average I/O operations per second (combined read and write) for each instance.
Use this table to rank instances by I/O pressure and prioritize investigation or remediation. Instances
with high latency deserve immediate attention, especially if write latency is high on instances with
transaction-heavy workloads. Sort by Latency Per Write to identify instances where transaction performance
may be impacted by slow log writes. Sort by IOPS to find instances with the most I/O-intensive workloads
that may be approaching storage system limits.
Interpreting I/O Metrics
Elevated read or write latency often points to storage contention, slow disk subsystems, high queue depth,
or insufficient storage IOPS capacity. Correlate latency with throughput and IOPS metrics—high throughput
with acceptable latency suggests the storage system is handling load well, while high latency with moderate
throughput indicates the storage system is struggling.
High read throughput with low latency may indicate healthy buffer cache behavior and good storage
performance. High read throughput with rising latency suggests memory pressure forcing excessive physical
reads that the storage system cannot efficiently handle. In this case, adding memory may be more effective
than upgrading storage.
For write-heavy workloads with high latency, review transaction patterns and log file placement. Ensure
transaction log files are on fast storage separate from data files. Consider faster storage tiers (NVMe
SSDs), enabling write caching with proper battery backup, or reviewing checkpoint interval settings to
spread write load more evenly.
High IOPS with relatively low throughput typically indicates many small random I/O operations, which are
more demanding on storage systems than sequential operations. This pattern is common in OLTP workloads and
may benefit from faster storage (SSDs instead of HDDs) or better indexing to reduce the number of I/O
operations required per query.
Large gaps between average and maximum latency or IOPS indicate inconsistent storage performance. This can
cause unpredictable application response times even when average metrics look acceptable. Investigate
whether storage system resource contention, competing workloads, or storage controller issues are causing
the variability.
Use the time-range selector to isolate problematic time windows and correlate with Query Stats, CPU, and
other dashboards before making hardware changes or storage tier upgrades. Sometimes what appears to be
storage problems are actually caused by inefficient queries that can be optimized, eliminating the need
for storage investments.
Memory Usage
The Memory Usage section shows memory allocation and demand patterns, helping you detect memory pressure
and plan memory changes or workload placement decisions.
Capacity Planning dashboard showing memory trends
Memory KPIs
Four KPIs summarize memory metrics:
Server Memory - Allocated/Target displays both current allocated memory and target memory.
Max Allocated Memory shows the peak memory allocation observed during the selected interval
Avg Target Memory displays the average target memory SQL Server attempted to obtain based on workload
demand and configuration. When target memory exceeds allocated memory
consistently, SQL Server is experiencing memory pressure and would benefit from additional memory.
Max Target Memory shows the peak target memory during the interval
Memory Usage Charts
The Server Memory - Allocated/Target chart shows memory allocation and target over time for each
instance. Use this chart to spot sustained allocation near target (indicating memory pressure) or gaps
between allocated and target that may indicate memory configuration limits, OS constraints, or other
factors preventing SQL Server from obtaining desired memory.
Server Memory Summary Table
The table provides per-instance memory metrics:
- SQL Instance identifies each server.
- Avg Allocated Memory shows average memory allocation during the interval.
- Max Allocated Memory displays peak allocation.
- Avg Target Memory shows average memory target.
- Max Target Memory displays peak target.
Use this table to rank instances by memory consumption and identify candidates for memory increases, VM
resizing, or workload redistribution.
Interpreting Memory Metrics
When allocated memory consistently tracks close to target memory, SQL Server is successfully obtaining the
memory it needs. Large gaps between target and allocated memory may indicate:
- Max server memory configuration set too low
- OS memory pressure limiting SQL Server allocation
- locked pages configuration issues
- Memory grants waiting or unable to be satisfied
Correlate memory trends with I/O metrics from the Disk Usage section. If memory pressure coincides with
high read latency and read throughput, adding memory will likely reduce I/O load by improving buffer cache
hit ratios, potentially providing better performance improvement than storage upgrades.
Review Page Life Expectancy and Memory Grants Pending in the Instance Overview dashboard alongside capacity
planning memory data. When memory pressure is evident, this strongly indicates that additional memory
will improve performance by reducing physical reads and improving query execution efficiency.
Using the Dashboard Effectively
Time Ranges: Use shorter ranges (days) for immediate issues, longer ranges (weeks/months) for trend
analysis and capacity planning.
Correlation is Key: Combine capacity planning with Query Stats, Instance Overview, and I/O Analysis
dashboards. High CPU with expensive queries suggests optimization before adding capacity. High I/O with
memory pressure suggests adding memory before upgrading storage.
Plan with Headroom: Maintain 20-30% available capacity for growth and spikes unless autoscaling is
available. Size for peak utilization, not just averages.
Regular Review: Revisit capacity metrics monthly or quarterly. Document baselines to track trends and
adjust plans as workloads evolve.
7 - SQL Server Agent Jobs
Check the job activity
The SQL Server Agent Jobs dashboard provides comprehensive visibility into job execution history and
current job status across your SQL Server instances. This dashboard helps you monitor job health, identify
failures, investigate scheduling conflicts, and analyze job duration patterns to ensure critical maintenance
tasks, ETL processes, and scheduled operations complete successfully and on time.
SQL Server Agent Jobs dashboard showing job executions, timeline, and detailed history
The SQL Server Agent Jobs dashboard provides a compact view of job activity
and execution history so you can monitor health, spot failures, and investigate
scheduling or duration issues.
Dashboard Sections
Jobs Overview
The Jobs Overview section provides high-level KPIs that summarize job execution activity across the selected
time interval and instances:
Total Job Executions shows the total number of job runs observed during the selected period, giving you
a sense of overall job activity and scheduling density.
Jobs Succeeded displays the count of jobs that completed successfully without errors.
Jobs Failed shows the number of jobs that finished with errors.
Jobs Retried displays runs that were automatically retried after transient failures. High retry counts
may indicate intermittent issues like blocking, timeouts, or resource contention that should be investigated.
Jobs Canceled shows jobs that were manually canceled or programmatically terminated before completion.
Jobs In Progress displays currently running jobs.
Use these KPIs for a quick health check and to detect elevated failure or retry rates that need attention.
Compare current metrics with historical baselines to identify degrading trends.
Job Summary
The Job Summary table groups executions by job name and provides aggregate statistics for each job during
the selected time interval:
- Job Name identifies each SQL Server Agent job.
- Total Executions shows how many times the job ran during the interval.
- Average Duration displays the typical execution time, useful for detecting anomalies.
- Max Duration shows the longest execution time.
- Last Executed At displays when the job last ran.
- Last Outcome shows whether the most recent execution succeeded or failed.
- Last Duration displays how long the most recent execution took.
Sort by Total Failed to find jobs with the highest failure rates that need immediate attention. Sort by
Max Duration to identify jobs experiencing performance issues or unexpected delays. Filter by job name
or outcome to focus on specific jobs or failure scenarios.
Job Execution Timeline
The Job Execution Timeline provides a visual Gantt-style representation of job executions over time, with
each job displayed as a separate row and individual executions shown as horizontal bars.
Execution bars are color-coded by status:
- Green indicates successful completion
- Red indicates failure
- Blue or other colors may indicate in-progress or retry states
This timeline visualization is particularly valuable for:
Identifying Scheduling Conflicts: Overlapping bars for different jobs indicate concurrent execution,
which may cause resource contention, blocking, or performance degradation. If critical jobs consistently
overlap, consider staggering their schedules.
Finding the appropriate time window to schedule new jobs: Look for gaps in the timeline where no
jobs are running to identify optimal time windows for scheduling new jobs, especially those that
are resource-intensive.
Spotting Duration Patterns: Wide bars indicate long-running executions. If a job’s execution bars are
consistently wider than historical patterns, investigate whether data volume increases, performance
degradation, or blocking are causing delays.
Detecting Failure Clusters: Multiple red bars at the same time across different jobs may indicate
infrastructure-wide issues like server resource exhaustion, storage problems, or maintenance windows
affecting multiple processes.
Understanding Job Frequency: The spacing between bars for the same job shows its execution frequency.
Jobs that run too frequently may need schedule optimization, while jobs with large gaps may indicate
scheduling problems or dependencies preventing execution.
Use the timeline’s zoom and pan controls to focus on specific time windows and correlate job activity with
other performance metrics from Instance Overview or Query Stats dashboards.
Job Execution Details
The Job Execution Details table lists every individual job execution during the selected time interval with
complete context:
- Job Name identifies which job ran.
- Job ID provides the unique SQL Server Agent job identifier (GUID).
- Job Duration shows how long the execution took to complete.
- Start Time displays when the execution began.
- End Time shows when the execution completed (or when it was canceled/failed).
- Job Status indicates the outcome: Succeeded, Failed, Canceled, or In Progress.
- Execution Type shows how the job was initiated: Scheduled (by SQL Server Agent scheduler), Manual
(started by a user or another process), or other triggers.
- Error Message displays the error text when jobs fail, providing immediate diagnostic information.
Sort by Job Duration to find the longest-running executions that may indicate performance problems.
Filter by Job Status = Failed to focus on troubleshooting failures. Use Start Time sorting to
understand chronological execution order and identify when specific issues occurred.
Investigation tips
- Filter by instance, owner, or outcome to isolate problematic jobs.
- Correlate job failures and long durations with CPU, I/O, and blocking at the
same timestamps to find root causes.
- For recurring transient failures, consider retry logic or schedule changes to
avoid resource contention windows.
- Use the timeline to detect overlapping schedules; stagger long-running jobs
to reduce contention.
Investigating Job Issues
When analyzing job execution problems, use these strategies to identify root causes:
Correlate with System Metrics: Job failures and long durations often correlate with system-wide issues.
Use the Instance Overview dashboard to check whether CPU pressure, memory constraints, or I/O bottlenecks
occurred during problematic job executions. Review the Blocking and Deadlocks dashboards to determine
whether locking issues delayed or failed jobs.
Analyze Failure Patterns: Look for patterns in job failures�do they occur at the same time of day, on
specific days of the week, or in conjunction with other jobs? Failures clustered around maintenance windows,
backup times, or batch processing periods may indicate resource contention or inadequate time windows.
Investigate Duration Increases: Jobs that gradually take longer to execute may indicate data growth,
index fragmentation, outdated statistics, or missing indexes. Compare current durations with historical
averages to detect performance degradation. Jobs that suddenly take much longer may indicate blocking,
resource exhaustion, or query plan changes.
Review Retry Patterns: High retry counts suggest intermittent issues like transient blocking, timeouts,
or network problems. Review job step retry logic to ensure it’s appropriate�some failures like logic errors
won’t be resolved by retries, while others like deadlocks may succeed on retry. Consider implementing
exponential backoff for retry delays.
Detect Scheduling Conflicts: Use the timeline to identify overlapping jobs that may compete for resources.
Stagger long-running maintenance jobs, index rebuilds, and backup operations to reduce contention. Consider
using job dependencies and precedence constraints to serialize jobs that should not run concurrently.
Monitor Resource-Intensive Jobs: Jobs that consistently consume high CPU, generate excessive I/O, or
hold locks for extended periods may impact other workloads. Review job step queries using the Query Stats
dashboard to identify optimization opportunities.
8 - Index Analysis
Missing Indexes and Possible bad Indexes
The Index Analysis dashboard helps you prioritize index optimization work by identifying high-value missing
index opportunities and surfacing existing indexes that may be hurting performance. This dashboard analyzes
index usage patterns to guide decisions about which indexes to create, which to remove, and which to
consolidate, helping you balance query performance improvements against the costs of index maintenance and
storage.
Index Analysis dashboard showing missing index recommendations and underutilized existing indexes
Note
This dashboard is based on a snapshot of the last 24 hours of activity. Index usage patterns may vary over
longer periods, so consider analyzing data across different time windows (weekdays vs. weekends, month-end
processing, etc.) before making index decisions.Dashboard Sections
Missing Indexes
The Missing Indexes section displays optimizer-suggested indexes that could improve query performance.
SQL Server’s query optimizer tracks situations where an index would have been beneficial during query
execution, and this dashboard surfaces those recommendations prioritized by potential impact.
The table includes the following columns to help you evaluate each missing index suggestion:
- Database identifies which database would benefit from the index.
- Schema shows the schema name containing the table.
- Table displays the table name that needs the index.
- Advantage provides an estimate of the expected improvement, typically measured in reduced logical
reads or improved query execution time.
- Impact shows a percentage representing the relative benefit of this index across the entire workload.
Higher impact values indicate indexes that would benefit more queries or more frequently-executed queries.
- Equality columns lists columns recommended for equality predicates (WHERE column = value). These
become the key columns of the index and should appear first in the index definition.
- Inequality columns lists columns recommended for range predicates (WHERE column > value, BETWEEN, etc.).
These should appear after equality columns in the key.
- Included columns lists non-key columns suggested for covering queries. Including these columns allows
queries to satisfy all their column needs from the index without looking up data in the base table.
Sort by Impact to find the highest-value missing indexes that would benefit the most queries. Sort by
Advantage to identify indexes that would provide the greatest improvement to individual query performance.
Filter by Database or Table to focus optimization efforts on specific areas.
Important
Missing index recommendations are heuristic estimates, not guarantees. Always validate suggestions by
testing in a non-production environment, reviewing execution plans before and after index creation, and
considering the write overhead and storage costs of new indexes. Not all suggested indexes should be created.Evaluating Missing Index Recommendations
When considering whether to create a suggested index:
Assess the Impact: High-impact suggestions (above 80%) typically represent significant optimization
opportunities affecting many queries or critical workloads. Lower-impact suggestions may not justify the
overhead.
Review the Column Lists: Equality columns, inequality columns, and included columns together define
the complete index structure. Ensure the suggested column order makes sense for your queries. Sometimes
reordering columns or creating multiple smaller indexes is more effective than the exact suggested structure.
Consider Write Overhead: Every index must be maintained during INSERT, UPDATE, and DELETE operations.
Tables with heavy write workloads may not benefit from additional indexes despite optimizer suggestions.
Balance read performance improvements against write performance costs.
Check for Overlapping Indexes: Before creating a new index, review existing indexes on the same table.
You may be able to modify an existing index to cover the missing index scenario rather than creating an
entirely new index. Consolidating indexes reduces storage and maintenance overhead.
Validate with Actual Queries: Identify the specific queries that would benefit from the suggested index
using the Query Stats dashboard. Test those queries with the proposed index to verify the performance
improvement matches expectations. Sometimes query optimization or statistics updates are more effective than
adding indexes.
Evaluate Storage Impact: Large indexes on large tables consume significant storage and memory. Ensure
you have capacity for the new index and that it won’t negatively impact buffer pool efficiency by consuming
memory needed for data pages.
Possible Bad Indexes
The Possible Bad Indexes section identifies existing indexes that may be candidates for removal or
consolidation because they incur maintenance overhead without providing sufficient query performance benefits.
These indexes consume storage, slow down write operations, and use buffer pool memory that could be better
utilized elsewhere.
The table displays the following information:
- Database shows which database contains the index.
- Schema displays the schema name.
- Table shows the table containing the index.
- Index displays the index name.
- Total Writes shows the cumulative number of write operations (inserts, updates, deletes) that affected
this index during the analysis period. High write counts indicate significant maintenance overhead.
- Total Reads displays the cumulative number of read operations (seeks, scans, lookups) that used this
index. Low read counts suggest the index isn’t providing much query benefit.
- Difference shows Total Writes minus Total Reads. Large positive values indicate write-heavy indexes
with minimal read usage—strong candidates for removal.
- Fill factor displays the configured fill factor percentage. Lower values (like 70-80%) leave space
for inserts but consume more storage and may indicate fragmentation concerns.
- Disabled indicates whether the index is currently disabled. Disabled indexes still consume storage
but aren’t used by queries—they should generally be removed unless temporarily disabled for maintenance.
- Hypothetical shows whether the index is hypothetical (created with STATISTICS_ONLY). Hypothetical
indexes are usually remnants of tools like Database Engine Tuning Advisor and should be removed if not
- actively used for testing.
- Filtered indicates whether the index uses a filter predicate (WHERE clause). Filtered indexes apply
to a subset of rows and may have different usage patterns than full-table indexes.
Sort by Difference to find indexes with the highest write-to-read ratio. Filter by Disabled = true
to find indexes that should be removed immediately. Filter by Total Reads = 0 to find completely unused
indexes.
Warning
Never drop indexes in production without thorough testing. Even indexes that appear unused may be critical
for specific queries, maintenance operations, or periodic workloads not captured in the 24-hour analysis
window. Always test index removal in non-production environments first.Investigating Underutilized Indexes
When evaluating whether to remove or consolidate an index:
Analyze Usage Patterns Over Time: The dashboard shows 24-hour activity, but some indexes support
monthly reporting, quarterly processes, or annual operations. Analyze index usage over longer periods before
dropping indexes that appear unused.
Check for Foreign Key Relationships: Indexes supporting foreign key constraints are often critical for
delete operations and join performance even if they show low read counts. Verify whether the index supports
a foreign key before considering removal.
Review Unique and Primary Key Constraints: Indexes enforcing uniqueness or primary key constraints
cannot be dropped without removing the constraint. These indexes serve data integrity purposes beyond query
optimization.
Consider Index Consolidation: Instead of dropping an index entirely, consider whether it could be
modified or merged with another index to reduce the total index count while preserving query performance.
For example, an index on (Column1, Column2) can often replace separate indexes on (Column1) and (Column2).
Evaluate Filtered Index Opportunities: Write-heavy indexes with low read counts might be better
implemented as filtered indexes covering only the rows frequently queried. This reduces write overhead while
maintaining query performance for the important subset of data.
Test in Non-Production: Create a test environment, drop the candidate index, and run representative
workloads. Monitor query performance and execution plans to verify no queries are negatively impacted.
Pay special attention to batch processes, reports, and administrative operations.
Using the Dashboard Effectively
Regular Review: Analyze index recommendations monthly or quarterly to identify new optimization
opportunities as workloads evolve. Index needs change over time as data volumes grow and query patterns shift.
Prioritize High-Impact Work: Focus first on missing indexes with impact above 80% and existing indexes
with Difference (writes - reads) above 10,000. These represent the clearest optimization opportunities with
the most significant potential benefit.
Balance Read and Write Performance: Creating indexes improves read performance but degrades write
performance. For write-heavy tables, be more conservative about adding indexes. For read-heavy tables,
missing index recommendations are more likely to provide net benefit.
Cross-Reference with Query Stats: Use the Query Stats dashboard to identify which specific queries
would benefit from suggested indexes or are affected by index removal. This provides concrete data to
validate index decisions rather than relying solely on estimates.
Document Decisions: When creating or dropping indexes based on this dashboard, document the reasoning,
expected impact, and actual results. This helps track whether index changes deliver expected benefits and
guides future optimization work.
Consider Maintenance Windows: Creating large indexes can be resource-intensive and may impact production
workloads. Schedule index creation during maintenance windows using the ONLINE option where available to
minimize disruption.
Best Practice
Index Optimization Workflow:
- Identify high-impact missing indexes
- Test in non-production
- Measure query performance improvements
- Create in production during maintenance windows
- Monitor write performance impact
- Periodically review for underutilized indexes.
9 - Always On Availability Groups
Check High Availability of databases
The Always On Availability Groups dashboard provides comprehensive visibility into the health and status of
SQL Server Always On Availability Groups across your monitored instances. This dashboard helps you quickly
verify AG configuration, monitor replica synchronization status, identify failover readiness issues, and
ensure your high availability infrastructure is operating correctly.
Always On Availability Groups dashboard showing AG health, replica status, and synchronization state
Dashboard Overview
The dashboard displays a summary table of all configured Availability Groups across your SQL Server estate,
making it easy to assess the health of your high availability infrastructure at a glance. Use this dashboard
to perform regular health checks, verify failover readiness, and quickly identify AGs requiring investigation
or intervention.
Availability Groups Table
The Availability Groups table provides detailed information about each configured AG:
Availability Group displays the AG name as a clickable link. Click the AG name to open the detailed
AG dashboard showing per-replica metrics, database synchronization progress, redo queue depth, and
comprehensive failover readiness information.
Primary Replica shows the current primary replica hostname. The primary replica handles all read-write
operations and is the source for transaction log records sent to secondary replicas. In a properly functioning
AG, this should match your expected primary server. If the primary is unexpected, a failover may have occurred
that requires investigation.
Secondary Replicas displays a comma-separated list of all configured secondary replica hostnames.
Secondary replicas receive transaction log records from the primary and can serve read-only workloads
depending on configuration. This column helps you quickly verify all expected replicas are configured.
Total Nodes shows the total number of replicas configured in the AG, including the primary. Most AGs
have 2-3 replicas, though SQL Server supports more for specific scenarios. This count should match your
expected AG topology.
Online Nodes displays how many replicas are currently online and reachable. This should equal Total
Nodes in a healthy AG. Values less than Total Nodes indicate one or more replicas are offline, disconnected,
or experiencing connectivity issues, a critical situation requiring immediate investigation.
N. Databases shows the number of databases protected by this AG. This helps you understand the scope
and importance of each AG. AGs protecting many databases or critical systems deserve closer monitoring.
Synchronization Health displays the overall synchronization state of the AG, typically showing “HEALTHY”
(in green) when all replicas are synchronized and failover-ready, or “NOT HEALTHY” when synchronization
issues exist. Unhealthy synchronization states indicate data protection risks and potential failover problems.
Listener DNS Name shows the AG listener’s DNS name if configured. Applications should connect to this
listener name rather than directly to instance names, allowing transparent failover without connection
string changes.
Listener IP displays the IP address or addresses associated with the AG listener. In multi-subnet
configurations, multiple IPs may appear. Verify these IPs match your expected listener configuration.
Important
When Online Nodes is less than Total Nodes, one or more replicas are offline or unreachable. This
reduces redundancy and may prevent automatic failover. Investigate immediately to restore full AG protection.Using the Dashboard
Regular Health Checks: Review this dashboard daily to verify all AGs show “HEALTHY” synchronization
status and all configured replicas are online. Early detection of synchronization issues prevents data loss
during failovers.
Drill Down for Details: Click any AG name to access the detailed AG dashboard showing replica-level
metrics including synchronization state, redo queue depth, log send rate, and database-specific synchronization
status. Use these details to diagnose synchronization delays or performance issues.
Verify After Failovers: After planned or unplanned failovers, use this dashboard to confirm the expected
server is now primary and all replicas have resynchronized. Verify listener DNS and IP addresses resolve
correctly to the new primary.
Monitor Synchronization Health: “NOT HEALTHY” status requires immediate investigation. Common causes
include network issues, replica performance problems, long-running transactions on the primary, or redo
thread bottlenecks on secondaries. The detailed AG dashboard provides metrics to pinpoint the root cause.
Track Replica Topology: Use the Total Nodes and Secondary Replicas columns to maintain awareness of
your AG configuration. Changes to expected topology may indicate configuration drift or unauthorized
modifications requiring investigation.
Tip
Listener Connectivity: Always configure and use AG listeners for application connections. Listeners
enable automatic connection redirection during failovers, eliminating manual connection string updates and
reducing application downtime.Investigating Issues
Offline Replicas: When Online Nodes is less than Total Nodes, check whether the offline replica is
stopped, whether Windows Server Failover Clustering (WSFC) quorum is healthy, whether network connectivity
exists between replicas, or whether the SQL Server service is running on the offline node.
Unhealthy Synchronization: Synchronization health issues may result from network bandwidth limitations
preventing log records from reaching secondaries quickly enough, secondary replica performance problems
causing redo queue buildup, transaction log I/O bottlenecks on primary or secondary replicas, or very
large transactions overwhelming synchronization capacity.
Unexpected Primary Replica: If the primary replica is not the expected server, determine whether a
planned failover occurred, whether an automatic failover responded to a failure, whether a manual failover
was performed without proper communication, or whether cluster node preferences have changed.
Missing or Incorrect Listener Information: Verify the listener is properly configured in Windows Server
Failover Clustering, confirm DNS records exist and resolve correctly, check that listener IP addresses are
reachable from application servers, and ensure no firewall rules block listener ports.
Use the Instance Overview dashboard to check resource utilization, performance
metrics, and wait statistics on primary and secondary replicas. High CPU, memory pressure, or I/O bottlenecks
can impact AG synchronization performance.
Review the Blocking and Deadlocks dashboards if synchronization
issues correlate with locking problems. Long-running transactions holding locks can delay log truncation and
impact AG performance.
Check the SQL Server I/O Analysis dashboard to evaluate transaction log write
performance on both primary and secondary replicas. Slow log I/O directly impacts synchronization speed and
data protection.
Synchronous vs Asynchronous Commit
Synchronous commit mode provides zero data loss but requires waiting
for secondary replica acknowledgment, potentially impacting transaction performance. Asynchronous commit mode
offers better performance but allows potential data loss during failover.
Only synchronous commit mode is suitable for high availability, while asynchronous commit may be appropriate
for disaster recovery scenarios or for offloading read-only workloads to secondary replicas.
9.1 - Always On Availability Group Detail
Check the state of a High Availability Group
The Always On Availability Group Detail dashboard provides comprehensive health and replication metrics for
a single Availability Group, allowing you to monitor replica status, track failover history, analyze data
movement performance, and identify synchronization issues. This dashboard is essential for troubleshooting
AG problems, verifying failover readiness, and ensuring your high availability infrastructure operates optimally.
Availability Group Detail dashboard showing replica health, failover history, and replication metrics
Dashboard Sections
AG Summary
The summary section at the top displays key information about the Availability Group configuration and
current state:
Availability Group displays the AG name for reference.
Primary Replica shows the current primary replica hostname. This is the replica handling all read-write
operations and serving as the transaction log source for secondary replicas.
Secondary Replicas lists all configured secondary replica hostnames, showing your AG topology at a glance.
Total Nodes displays the total number of replicas configured in the AG, including primary and all secondaries.
Online Nodes shows how many replicas are currently online and reachable. This should equal Total Nodes
in a healthy AG. Lower values indicate offline replicas that reduce redundancy and may prevent automatic failover.
N. Databases shows the number of databases protected by this AG.
Synchronization Health displays the overall synchronization state, typically “HEALTHY” when all databases
on all replicas are synchronized and ready for failover, or showing issues when synchronization problems exist.
Listener Name displays the AG listener’s DNS name if configured. Applications should connect via this
listener for automatic failover support.
Listener IP shows the IP address or addresses associated with the listener.
Primary Replica Failovers
The Primary Replica Failovers timeline visualizes which replica was primary at each point during the
selected time range. This horizontal timeline shows the primary role assignment over time, with color-coded
bars indicating which server held the primary role during each period.
Use this timeline to review recent failover history and understand failover frequency and patterns. Frequent
failovers may indicate instability, while unexpected failovers during business hours require investigation.
Correlate failover times with events from the Instance Overview or Events dashboards to identify what
triggered role changes—planned maintenance, automatic failover due to health detection, or manual intervention.
Availability Group Nodes
The Availability Group Nodes table provides detailed configuration and status information for each replica:
Replica Instance shows the SQL Server instance name for each replica in the AG.
Replica role indicates whether the replica is currently PRIMARY or SECONDARY. Only one replica is primary
at any time.
Operational State shows the current operational status of each replica (ONLINE, OFFLINE, etc.).
Sync. Health displays the per-replica synchronization status. “HEALTHY” indicates the replica is properly
synchronized with the primary. Unhealthy states indicate synchronization problems requiring investigation.
Availability Mode shows whether the replica uses SYNCHRONOUS_COMMIT (waits for secondary acknowledgment
before committing transactions, ensuring zero data loss) or ASYNCHRONOUS_COMMIT (commits without waiting,
better performance but potential data loss during failover).
Failover Mode indicates whether the replica supports AUTOMATIC failover (can automatically become primary
if the current primary fails) or MANUAL failover (requires manual intervention to become primary).
Seeding Mode shows whether the replica uses AUTOMATIC seeding (SQL Server automatically copies database
files to initialize the replica) or MANUAL seeding (database files must be manually restored).
Secondary Allow Connections displays the read-intent settings for secondary replicas: NO (no connections
allowed), READ_ONLY (only read-only connections allowed), or ALL (all connections allowed).
Backup Priority shows the priority value used for backup preference routing. Higher values indicate
preferred backup targets when using AG-aware backup strategies.
Endpoint URL displays the database mirroring endpoint URL used for data movement between replicas.
R/O Routing URL shows the read-only routing address if configured, used to direct read-only queries to
secondary replicas.
R/W Routing URL displays the read-write routing address if configured.
Important
Only replicas configured with SYNCHRONOUS_COMMIT and AUTOMATIC failover mode can participate in automatic
failover. Asynchronous replicas or those with manual failover mode require manual intervention during
primary failures, potentially increasing downtime.Node Availability Metrics
The Node Availability section provides KPIs and visualization of replica online status:
Total Nodes KPI shows the configured replica count for quick reference.
Offline Nodes KPI displays how many replicas are currently offline. This should be 0 in a healthy AG.
Online Nodes chart plots the number of online replicas over time during the selected interval. A
consistently flat line at the total node count indicates stable availability. Dips indicate periods when
replicas went offline, while fluctuating lines suggest flapping replicas with intermittent connectivity issues.
Transfer Rates and Queue Sizes
These charts visualize data movement performance between primary and secondary replicas:
Transfer Rates chart displays:
- Send Rate: How fast the primary replica sends transaction log records to secondaries, measured in
MB/s or KB/s. Higher values indicate more transaction activity requiring replication.
- Redo Rate: How fast secondary replicas apply received transaction log records to their databases.
Redo rate should keep pace with send rate to maintain synchronization.
Low or decreasing redo rates on secondaries indicate performance bottlenecks. Common causes include slow
storage I/O on secondaries, CPU pressure preventing redo threads from keeping up, or blocking on secondaries
due to read workloads holding locks that conflict with redo operations.
Transfer Queue Size chart shows:
- Send Queue Size: Amount of transaction log data (in KB or MB) waiting on the primary to be sent to
secondaries. Growing send queues indicate network bandwidth limitations or secondary connectivity issues.
- Redo Queue Size: Amount of transaction log data received by secondaries but not yet applied. Growing
redo queues indicate secondaries cannot keep pace with transaction volume, creating synchronization lag
that increases RPO (potential data loss during failover) and may delay failover readiness.
Warning
Large Redo Queues Impact Failover: High redo queue sizes mean secondaries are behind the primary and
need time to catch up before becoming failover-ready. During automatic failover, SQL Server waits for redo
queue processing, increasing failover duration and application downtime. Monitor and address redo queue
buildup proactively.Health History
The health history section provides time-series visualization of AG health trends:
Online Nodes History chart plots total nodes versus online nodes over time, showing historical availability
patterns. Consistent alignment between total and online nodes indicates stable replica availability. Gaps
indicate periods with offline replicas.
Database Health History chart shows total databases in the AG versus healthy databases over time. When
these lines separate, one or more databases have become unsynchronized or unhealthy, requiring investigation.
This may result from synchronization issues, suspended data movement, or database-specific problems.
Databases Replication Status
The Databases Replication Status table provides per-database synchronization details across all replicas:
SQL Instance shows which replica hosts each database copy.
Database Name identifies the database.
Sync. Health displays the synchronization status for this database on this replica. “HEALTHY” indicates
proper synchronization with the primary, while other states indicate issues.
Is Primary Replica shows whether this row represents the primary copy (YES) or a secondary copy (NO).
Availability Mode displays the availability mode for this database replica, typically inheriting from
the AG-level configuration but potentially overridden per database in some configurations.
Use this table to identify which specific databases have synchronization problems when overall AG health
shows issues. Sort by Sync. Health to find unhealthy databases requiring attention. Filter by specific
databases to see their status across all replicas.
Investigating Synchronization Issues
Growing Redo Queues: When redo queue sizes increase steadily, investigate secondary replica performance.
Check the Instance Overview dashboard for the secondary—look for high CPU utilization, memory pressure, or
I/O bottlenecks. Review the SQL Server error log on secondaries for redo thread errors or warnings. Consider
whether read workloads on secondaries are causing blocking that interferes with redo operations.
Low Redo Rates: Consistently low redo rates relative to send rates indicate secondaries cannot keep pace
with transaction volume. This may result from undersized hardware on secondaries compared to the primary,
slow transaction log storage on secondaries, or configuration issues like insufficient max worker threads.
Increasing Send Queues: Growing send queues usually indicate network bandwidth limitations between
replicas or secondary replicas that are offline or unreachable. Verify network connectivity, check for
network saturation during peak periods, and ensure Windows Server Failover Clustering quorum is healthy.
Unhealthy Database Synchronization: Individual database synchronization issues may result from suspended
data movement (check sys.dm_hadr_database_replica_states), insufficient secondary storage space preventing
log application, or database-specific errors on the secondary (check SQL Server error log).
Frequent Failovers: Review the Primary Replica Failovers timeline to identify failover frequency and
timing. Correlate failover times with system events, resource pressure, or operational activities. Unexpected
automatic failovers may indicate intermittent primary replica health issues, aggressive health detection
timeout settings, or network instability causing false failure detection.
Use the Instance Overview dashboard to check resource utilization and performance
metrics on both primary and secondary replicas. High CPU, memory pressure, or I/O bottlenecks directly impact
AG synchronization performance.
Review the SQL Server I/O Analysis dashboard to evaluate transaction log
write performance on all replicas. Slow log I/O increases redo queue buildup and synchronization lag.
Check the Blocking dashboard if synchronization issues correlate with read workloads
on secondary replicas. Blocking can interfere with redo thread operations and slow synchronization.
Monitor the Capacity Planning dashboard to ensure secondary replicas have
adequate resources to handle both read workloads and redo operations without contention.
Best Practice
Regular Failover Testing: Periodically perform planned manual failovers during maintenance windows to
verify automatic failover readiness, validate application connection failover behavior, and ensure all
replicas can successfully assume the primary role. This validates your high availability configuration before
an actual failure occurs.10 - Geek Stats
Geek Stats
The Geek Stats dashboard exposes low-level contention and synchronization metrics that advanced users can
use to diagnose wait patterns and spinlock behavior affecting throughput or causing unexpected CPU consumption.
This dashboard provides deep visibility into SQL Server’s internal wait and spinlock statistics, helping you
identify performance bottlenecks at a granular level that may not be immediately apparent from higher-level
dashboards.
Geek Stats dashboard showing wait statistics by category and type, plus spinlock metrics
Note
Not all users need this level of detail for routine monitoring. This dashboard is designed for performance
specialists, DBAs investigating complex performance issues, and users who need to understand SQL Server’s
internal wait and synchronization behavior. For general performance monitoring, the
Instance Overview
dashboard provides wait information grouped into broad categories without overwhelming detail.
Dashboard Sections
Wait Stats by Category
The Wait Stats by Category chart provides a high-level view of wait time grouped into categories such
as I/O waits, CPU-related waits, lock/latch waits, network waits, and others. This stacked area chart shows
how wait time is distributed across categories over the selected time interval.
This view uses the same wait categories as the Instance Overview dashboard, making it easy to drill down from
high-level monitoring into detailed wait analysis. When the Instance Overview shows elevated wait times in a
particular category, use this chart to see how that category’s wait time trends over a longer period and
correlate spikes with specific time windows or workload patterns.
The chart legend on the right displays each wait category with its mean and maximum values during the selected
interval. Common categories include:
- Replication: Waits related to database mirroring, Always On Availability Groups, or log shipping
- CPU: Waits indicating CPU pressure, such as SOS_SCHEDULER_YIELD
- Lock: Waits for locks on database objects
- Buffer IO: Waits for buffer pool I/O operations
- Tran Log IO: Waits for transaction log writes
- Network IO: Waits for network communication, such as ASYNC_NETWORK_IO
- Preemptive: Waits while SQL Server yields to external operations like extended procedures or CLR code
- Other Disk IO: Waits for disk operations not related to buffer pool or log
- Buffer Latch: Waits for latches on buffer pool pages
Use this chart to identify which broad wait category dominates during performance issues. For example, high
Buffer IO and Tran Log IO categories suggest storage bottlenecks, while high CPU categories indicate
scheduling pressure or insufficient CPU resources.
Wait Stats by Type
The Wait Stats by Type chart drills down to individual wait types, showing the exact SQL Server wait types
contributing to performance issues. This stacked area chart displays specific wait types like PAGEIOLATCH_SH,
CXPACKET, SOS_SCHEDULER_YIELD, ASYNC_NETWORK_IO, and many others.
Individual wait types provide precise diagnostic information about what SQL Server threads are waiting for:
CXCONSUMER and CXPACKET indicate parallel query coordination waits. High values may suggest inefficient
parallelism, queries that would benefit from lower MAXDOP settings, or skewed data distribution causing
uneven workload across parallel threads.
SOS_SCHEDULER_YIELD indicates threads yielding the CPU scheduler, often a sign of CPU pressure where more
threads want CPU time than cores are available.
PAGEIOLATCH_ waits (SH, EX, UP) indicate threads waiting for data pages to be read from disk into the
buffer pool. High values suggest memory pressure forcing excessive physical I/O, missing indexes causing
table scans, or slow storage subsystems.
ASYNC_NETWORK_IO indicates SQL Server is waiting for the client application to consume result sets. This
typically means the application is slow to process returned data, not a SQL Server performance issue.
IO_COMPLETION and related waits indicate threads waiting for disk I/O operations to complete, pointing
to storage performance bottlenecks.
PAGELATCH_ waits indicate contention on in-memory page structures, often related to allocation contention
(tempdb, table heaps) or hot pages with high concurrent access.
A complete list of wait types and their meanings is beyond the scope of this documentation, but comprehensive
information can be found in Microsoft’s documentation for the DMV
sys.dm_os_wait_stats.
The chart legend shows mean and maximum values for each wait type, helping you identify both consistent
contributors and intermittent spikes. Sort or filter the legend to focus on top wait types.
Important
Waits are the effect of a cause to be searched in the application, database design, or infrastructure.
Always investigate the root cause of waits rather than just treating the symptom. For example,
high PAGEIOLATCH waits may be caused by non SARG-able predicates in queries, missing indexes,
memory pressure, or slow storage.Spinlock Stats
The Spinlock Stats section provides detailed metrics about spinlock activity within SQL Server. Spinlocks
are lightweight synchronization primitives SQL Server uses to protect short-lived access to internal data
structures. When multiple threads need simultaneous access to the same structure, spinlock contention occurs,
causing threads to “spin” (busy-wait) and consume CPU while waiting.
Four charts visualize different aspects of spinlock behavior:
Collisions
The Collisions chart shows how often threads encountered contention when attempting to acquire spinlocks.
Each collision represents a situation where a thread tried to acquire a spinlock but found it already held
by another thread, forcing the thread to wait.
High collision counts indicate frequent contention on SQL Server’s internal structures. The chart displays
collisions for specific spinlock types like SOS_CACHESTORE, LOCK_HASH, and others. Different spinlock types
protect different internal structures, so identifying which types have high collisions helps pinpoint the
source of contention.
Spins
The Spins chart displays the total number of spin attempts across all spinlock types. When a thread encounters
a collision, it enters a spin-wait loop, repeatedly checking if the spinlock becomes available. The total
spins metric shows the cumulative busy-wait activity.
High spin counts, especially when combined with high collisions, indicate threads are spending significant
time in busy-wait loops rather than doing productive work. This wastes CPU cycles and can appear as high CPU
utilization without corresponding application throughput.
Spins per Collision
The Spins per Collision chart shows the average number of spins required for each collision. This metric
indicates how costly each contention event is: higher values mean threads spin longer before acquiring spinlocks.
Low spins-per-collision values (1-10) suggest brief contention quickly resolved. High values (100+) indicate
spinlocks are held for longer periods, forcing waiting threads to spin extensively. This is particularly
problematic because spinning consumes CPU without making progress.
Backoffs
The Backoffs chart shows how often threads backed off (yielded) after spinning. When a thread spins for a
threshold number of iterations without acquiring the spinlock, SQL Server’s spinlock implementation causes
the thread to back off: yield its CPU time and enter a wait state rather than continuing to spin.
High backoff counts indicate spinlock contention is severe enough that threads exhaust their spin attempts
and must yield. This extends the time to acquire spinlocks and can lead to scheduling delays and reduced
throughput.
Tip
Interpreting Spinlock Metrics Together: Analyze all four spinlock charts together for complete understanding.
High collisions + high spins + high spins-per-collision = severe contention wasting significant CPU. High
backoffs indicate contention is so severe threads repeatedly yield and retry. Correlate spinlock spikes with
CPU utilization metrics: spinlock contention often appears as high CPU usage without corresponding query
throughput increases.Investigating Wait and Spinlock Issues
Correlating Waits with Performance Problems: When users report slow query performance, check the Wait
Stats by Type chart during the problem time window. High PAGEIOLATCH waits suggest I/O bottlenecks:review
the SQL Server I/O Analysis dashboard to confirm storage latency. High
SOS_SCHEDULER_YIELD waits indicate CPU pressure: check CPU metrics in the Instance Overview
dashboard. High lock waits suggest blocking: review the Blocking dashboard.
Identifying Query-Specific Wait Patterns: Use the Query Stats dashboard to identify
expensive queries, then check their execution times against wait spikes in this dashboard. Queries with high
wait times relative to CPU time are spending most execution time waiting rather than executing, indicating
optimization opportunities.
Addressing High I/O Waits: PAGEIOLATCH and IO_COMPLETION waits indicate I/O bottlenecks. Investigate
whether missing indexes are causing excessive table scans, whether memory pressure forces frequent physical
reads, or whether storage performance is inadequate. Review buffer cache hit ratios and Page Life Expectancy
in the Instance Overview dashboard. Consider adding memory, optimizing queries, or upgrading storage.
Resolving CPU-Related Waits: SOS_SCHEDULER_YIELD waits indicate CPU pressure from too many concurrent
queries or CPU-intensive operations. Review the Query Stats dashboard to identify CPU-consuming queries.
Consider adding CPU cores, optimizing expensive queries, or using Resource Governor to limit CPU consumption
by specific workloads.
Diagnosing Spinlock Contention: High spinlock collisions and spins indicate contention on SQL Server’s
internal structures. Common causes include:
Tempdb allocation contention: Multiple sessions creating temporary objects simultaneously. Consider
enabling tempdb metadata memory-optimized optimization (SQL Server 2019+) or adding more tempdb data files.
Plan cache contention: Frequent plan compilation and eviction. Review whether forcing parameterization,
increasing plan cache size, or using query hints would help.
Lock hash contention: Many concurrent transactions acquiring locks. Consider partitioning hot tables,
using read-committed snapshot isolation, or optimizing transaction patterns.
Connection leakage: Applications that open many connections without properly closing them can cause excessive
spinlock contention. Review application connection pooling and consider using connection pooling best practices.
Tracking Wait Trends Over Time: Use the time range selector to analyze wait patterns across different
periods. Compare business hours versus off-peak times, weekdays versus weekends, or before/after application
changes. Sudden changes in wait patterns often indicate workload shifts, application updates, or configuration
changes that need investigation.
Use the Instance Overview dashboard for high-level wait category monitoring during
routine operations. Drill into Geek Stats when you need detailed wait type analysis.
Review the Query Stats dashboard to identify which specific queries contribute to high
waits. Understanding which queries wait and why guides optimization efforts.
Check the SQL Server I/O Analysis dashboard when I/O-related waits dominate to
understand storage performance and identify bottlenecks.
Monitor the Capacity Planning dashboard alongside spinlock metrics. High spinlock
contention combined with approaching CPU capacity limits may indicate you need more CPU cores or workload
distribution.
Review the Blocking dashboard when lock waits are high to understand blocking chains
and identify sessions holding locks that others need.
Best Practice
Establish Baselines: Wait patterns vary significantly across workloads. Capture baseline wait statistics
during normal operations to understand your typical wait profile. This makes it easier to identify abnormal
patterns during performance issues. Common OLTP workloads typically show moderate PAGEIOLATCH and CXPACKET
waits, while data warehouse workloads may show higher I/O waits during ETL processes.11 - Custom Metrics
Custom Metrics
This dashboard displays custom metric measurements pulled from the selected
measurement source.
Custom Metrics dashboard showing measurement data with time-series results
Top controls
- Measurement selector: a dropdown to choose which measurement to query.
- Time filter: applies the selected time window to the query.
Data table
- The table below the selector shows the measurement data for the chosen
measurement and time range. Typical columns include timestamp, value, and
any measurement tags or labels.
- The dashboard retrieves up to 10,000 data points for the selected query.
If the time range or measurement produces more points, results are truncated
to this limit.
Usage notes
- Select the desired measurement, choose an appropriate time window, and
refresh the view to populate the table.
- Narrow the time range or apply server/instance filters when results are
truncated due to the 10,000‑point limit.
- Export or copy table rows for offline analysis if needed.
Future capability
- We are working on support for creating custom dashboards directly from
these measurements. This feature is in development and will be available
soon.